各位数字营销同仁、品牌管理者和SEO专家,大家好。
当用户不再满足于点击十个链接,而是直接向AI助手提问“哪个品牌最值得信赖?”时,传统的SEO策略正面临一场深刻的范式转移。我们发现,一个品牌的市场竞争力,已从“搜索排名”转向了“答案占位”。如果您的品牌未能进入AI生成答案的逻辑链条,那么在数百万潜在客户的决策路径中,您将彻底“隐身”。
这正是**GEO(生成引擎优化)品牌监控**的核心价值所在。它不再是简单的流量统计,而是对“AI如何看待品牌”的深度解构。今天,我们就来分享一款真正解决这一痛点的专业工具——AIBase平台推出的**GEO品牌监控查询工具**,并结合其核心功能,谈谈如何用数据驱动品牌在AI时代的认知管理。

一、什么是GEO指数?它为何是AI时代的“新KPI”
在AIBase的体系中,“GEO指数”主要体现为“**AI搜索可见性监控**”中的核心指标——**曝光度 (Share of Chats)**。它衡量的是:当用户询问与行业或产品相关的问题时,您的品牌被AI提及的频率占比。
例如,某品牌在“运动服饰”类问题中的曝光度为66%,意味着每3次相关对话中,就有2次AI会提到它。这个数据,就是您在AI心智中的“市场份额”。通过追踪其月度变化趋势,您可以清晰判断品牌在AI认知中的权重是否在增长。
二、AIBase GEO监控工具:五大核心功能,直击业务痛点
AIBase的这套工具,为我们提供了前所未有的精细化洞察维度:
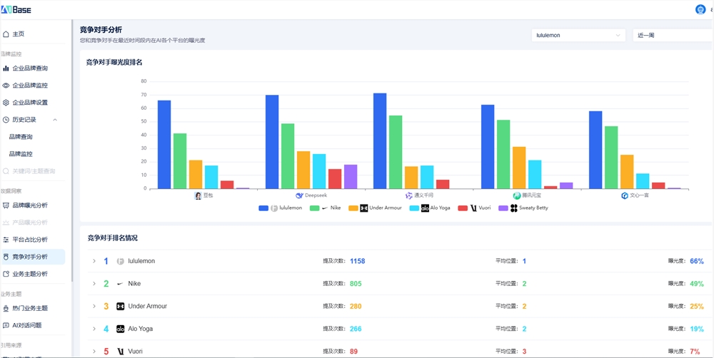
1. **多平台曝光度对比**:工具清晰展示了品牌在不同AI平台(如通义千问、Deepseek、豆包、腾讯元宝、文心一言等)的表现差异。正如截图所示,同一品牌在不同平台的曝光度和平均位置可能天差地别。这帮助我们精准分配预算,在高提及平台巩固优势,在低提及平台寻找突破口。
* **实践建议**:访问 [AIBase官网](https://geo.aibase.com/) 进行免费试用,输入您的品牌名,即可一键生成跨平台表现报告。

2. **竞品动态实时预警**:这是最具战略价值的功能之一。通过“竞争对手分析”,您可以一键查看主要竞品在各平台的提及次数、排名位置及增长趋势。当竞品曝光度突然飙升,系统能帮助你快速反推其背后的内容或公关策略,实现敏捷应对。
3. **情感与好感度诊断**:高曝光不等于好结果。工具内置的情感分析模块,能自动识别AI在提及品牌时的情感倾向(正面/负面/中性)。若发现AI频繁引用某篇旧差评文章,便可立即启动内容修正或信源沟通,避免口碑滑坡。
4. **引用来源溯源**:这是GEO优化的“导航图”。系统会解析AI生成答案时参考的具体网站和内容类型(如UGC、企业官网、权威媒体)。例如,数据显示某品牌70%的引用来自“百家号”和“什么值得买”,那么在这两个平台进行内容运营,其ROI将远高于在自有博客发稿。
* **行动指南**:登录 https://geo.aibase.com/查看您的专属“引用来源分析”报告,锁定最关键的信源渠道。

5. **提示词与主题洞察**:工具不仅关注“关键词”,更关注用户输入的完整问题(Prompts)。通过分析高频提问,您可以发现未被满足的用户需求,并针对性创作内容,从而提高被AI抓取的概率。
三、实战应用场景:从新品发布到全球布局
* **新品上市期**:在新品发布前一周,利用“提示词洞察”功能,预判用户可能提出的疑问,并在高权重信源(如知乎、专业评测站)提前布局解答内容,确保新品在AI问答中获得“首推”位置。
* **舆情危机管理**:当监测到品牌情感得分骤降时,可立即定位是哪篇内容或哪个平台引发了负面传播,并采取行动,将负面影响降至最低。
* **国际市场拓展**:通过对比不同区域市场的“平台占比”和“引用来源”,可以制定差异化的本地化内容策略。例如,针对欧美市场,应侧重英文权威媒体;针对中国市场,则需深耕微信公众号和知乎。

四、如何上手?简单三步,开启AI品牌监控
使用AIBase的GEO品牌监控工具非常直观:
1. 登录平台,输入您的品牌名称。
2. 系统即刻生成包含“曝光度趋势”、“竞品对比”、“情感分析”和“引用来源”的综合报告。
3. 设置监控提醒,当品牌曝光度或情感分出现异常波动时,系统会第一时间通知您。
总而言之,AIBase的GEO品牌监控工具,为我们提供了一套完整的“AI时代品牌健康度体检方案”。它让品牌管理从被动响应走向主动塑造,从模糊感知走向数据驱动。如果您正在为如何在AI搜索中提升品牌可见性而苦恼,不妨亲自体验一下,看看您的品牌在AI世界里的真实“人设”究竟是怎样的。登陆https://geo.aibase.com/开启您的AI品牌监控之旅吧。
(举报)
发表评论取消回复