最新博客文章链接
大体思路
使用 Docker 容器,在云服务器上部署 Frps 容器来中转流量,在被控制的 Windows 上部署 Frpc 容器来暴露内网的服务,在主控制端的 Windows 上直接运行 Frpc,来连接要访问的服务到本地。
| 主控制端 | 中转服务器 | 被控制端 | |
|---|---|---|---|
| Frp 类型 | Frpc | Frps | Frpc |
| SSH 端口 | 6000 | 22 | |
| 远程桌面端口 | 3390 | 3389 | |
| 转发 IP | 127.0.0.1(本地 IP) | 192.168.1.7(容器外部宿主,局域网 IP) |
用到的东西
- 反向代理
反向代理在电脑网络中是代理服务器的一种。服务器根据客户端的请求,从其关系的一组或多组后端服务器(如Web服务器)上获取资源,然后再将这些资源返回给客户端,客户端只会得知反向代理的IP地址,而不知道在代理服务器后面的服务器集群的存在。
- Frp:
frp 采用 C/S 模式,将服务端部署在具有公网 IP 的机器上,客户端部署在内网或防火墙内的机器上,通过访问暴露在服务器上的端口,反向代理到处于内网的服务。 在此基础上,frp 支持 TCP, UDP, HTTP, HTTPS 等多种协议,提供了加密、压缩,身份认证,代理限速,负载均衡等众多能力。

Frp 配置文件
主要是参考官方教程,根据需要增删内容
先是去官方的 Github 仓库下载相应版本的 Frp 软件,然后解压
服务器端配置文件
记得在云服务器后台,放行相应的端口
# frps.ini
# 固定段落,用于配置通用参数
[common]
# 服务器监听端口
bind_port = 7000
bind_udp_port = 7000
token = 123456
# 服务器 dashboard
dashboard_port = 7500
dashboard_user = admin
dashboard_pwd = admin
# 每个客户端的连接数量上限
max_pool_count = 5
# kcp 绑定的是 udp 端口,可以和 bind_port 一样(kcp 可能会连接不上)
# kcp_bind_port = 7000
客户端(被控制端)配置文件
# frpc.ini(被控制端)
[common]
server_addr = x.x.x.x
server_port = 7000
token = 123456
# 客户端指定,预创建的连接数量
pool_count = 1
# server_port 指定为 frps 的 kcp_bind_port
# server_port = 7000
# 使用kcp协议(kcp 可能会连接不上)
# protocol = kcp
use_encryption = true
use_compression = true
# 代理名称(必须唯一)
[secure_ssh]
# 协议类型
# stcp 或 sudp 协议可以不在服务器暴露端口,
# 所以可以省略 remote_port 选项
type = stcp
# 安全角色(用于stcp、sudp)(只能填 server 或 visitor)
role = server
# 安全角色密钥
sk = abcdefg
# 指定远程登陆地址为,被控制主机的局域网 IP 地址
#(如果 frpc 没有部署在 docker 上则可使用 127.0.0.1)
local_ip = 192.168.1.7
local_port = 22
# 远程桌面 tcp 端口
[remote_tcp]
type = stcp
role = server
sk = abcdefg
local_ip = 192.168.1.7
local_port = 3389
# 远程桌面 udp 端口
[remote_udp]
type = sudp
role = server
sk = abcdefg
local_ip = 192.168.1.7
local_port = 3389
客户端(主控制端)配置文件
# frpc.ini(主控制的机器)
[common]
server_addr = x.x.x.x
server_port = 7000
token = 123456
# 本地绑定地址
bind_addr = 127.0.0.1
use_encryption = true
use_compression = true
[secure_ssh_visitor]
type = stcp
# 要访问的代理名称
server_name = secure_ssh
sk = abcdefg
role = visitor
# 本地绑定端口
bind_port = 6000
[remote_tcp_visitor]
type = stcp
server_name = remote_tcp
sk = abcdefg
role = visitor
bind_port = 3390
# UDP 连接可能会卡顿,估计是容易被运营商 QoS
# [remote_udp_visitor]
# type = sudp
# server_name = remote_udp
# sk = abcdefg
# role = visitor
# bind_port = 3390
其他配置和部署连接
在配置时可以用 docker logs frps 或 docker logs frpc 来查看调试信息

被控制端本地 SSH 设置
微软官方 | 通过 SSH 进行 PowerShell 远程处理
-
先安装 OpenSSH,最新的 PowerShell 里就内置了 OpenSSH,可以直接去 Windows 商店里下载
-
将 SSH 默认 shell 改为 powershell.exe
New-ItemProperty -Path "HKLM:SOFTWAREOpenSSH" -Name DefaultShell -Value "C:WindowsSystem32WindowsPowerShellv1.0powershell.exe" -PropertyType String -Force -
我没有给电脑设置登录密码,所以要开启免密登陆
把
C:ProgramDatasshsshd_config中的PermitEmptyPasswords选项,取消注释并设置为PermitEmptyPasswords yes -
最后再重启 sshd 服务
Restart-Service sshd
配置 Windows 远程桌面
微软官方 | 如何使用远程桌面
在被控制的电脑上开启远程桌面,然后在主控制端连接
部署 Frp
在服务器端部署 frps 容器,服务器的配置文件我放在了 ~/frp/frps.ini 。
docker run --network host --restart=always -d -v ~/frp/frps.ini:/etc/frp/frps.ini --name frps snowdreamtech/frps
在客户端(被控制端)部署 frpc 容器,被控制端的配置文件我放在了 C:Stand_alonefrpfrpc.ini 。
docker run --network host --restart=always -d -v C:Stand_alonefrpfrpc.ini:/etc/frp/frpc.ini --name frpc snowdreamtech/frpc
连接 Frp
在客户端(主控制端)运行 frpc,主控制端的配置文件我放在了 C:Stand_alonefrpfrpc.ini 。
C:Stand_alonefrpfrpc.exe -c C:Stand_alonefrpfrpc.ini
最后就可以直接访问 SSH(localhost:6000) 和远程桌面(localhost:3389)了


可替代方案:Sakura Frp
如果嫌麻烦,以及不太强调安全的话,可以使用 Sakura Frp
原理和普通的 Frp 一样,不过配置起来更方便。你可以在被控制端直接下载一个 Sakura Frp 官方的启动器,或者用 Frpc 或 Docker 来连接到 Sakura Frp 的服务器。
配置的步骤比较简单,直接看官方的教程就行了。
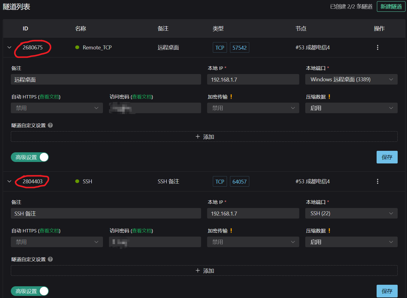
我是用的 Docker 方式部署,这里我列一下我自己的配置:
| 节点 | 成都电信 |
|---|---|
| 隧道类型 | TCP |
| 端口 | 自动生成 |
| 本地 IP | 192.168.1.7 |
| 访问密码 | xxxxxx |
| 加密传输 | 禁用 |
| 压缩数据 | 启用 |

被控制端 Docker 的配置
docker run -d --restart=always --name=frpc_sakura natfrp/frpc -f abcdefghijklmnop:2680675,2804403 --remote_control yyyyyy
-
abcdefghijklmnop:Sakura Frp 账号的总访问密钥 -
2680675:远程桌面的隧道 ID -
2804403:SSH 的隧道 ID -
yyyyyy:设置在 Sakura Frp 官网网页上远程管理隧道的密码(不是访问密码)
如果被控制端的 Docker 运行正常的话,官网上的隧道颜色,会由灰色变成绿色。之后就可以在官网上对相应的隧道进行授权,一般就授权本地的 IP 地址。完成过后就可以连接 Sakura Frp 官网的代理服务器的域名和相应端口,来进行远程控制了。如果自己有已备案的域名的话,可以用 DNS 的 CNAME 解析,把自己的域名映射到 Sakura Frp 的代理服务器,方便隧道节点的更换。
本文由 Tsanfer’s Blog 发布!
最后
以上就是聪明小蝴蝶最近收集整理的关于使用 Frp 和 Docker 通过远程桌面和 SSH 来远程控制 Windows(反向代理)的全部内容,更多相关使用内容请搜索靠谱客的其他文章。
发表评论 取消回复