一、 需要下载安装prometheus
(此处略)因为随着APISIX的安装,它会一起安装这个服务,详细见APISIX的安装
wget https://github.com/prometheus/prometheus/releases/download/v2.34.0/prometheus-2.34.0.linux-amd64.tar.gz
tar xvfz prometheus-2.34.0.linux-amd64.tar.gz
cd prometheus-2.34.0.linux-amd64
./prometheus --config.file=prometheus.yml --web.listen-address=:9093 &
netstat -lnp|grep 9093(查看端口是否被占用,启动命令默认是9090端口,但是由于端口被占用所以指定9093端口))
二、访问promethus的管理端
安装成功后访问 http://ip:9090
http://47.94.8.210:9090/graph?g0.expr=&g0.tab=1&g0.stacked=0&g0.range_input=1h
( 必须勾选use local time,因为promethus用的不是东八区,需要和granfana时间同步)

三、下载安装grafana
wget https://dl.grafana.com/enterprise/release/grafana-enterprise-8.4.4-1.x86_64.rpm
sudo yum install grafana-enterprise-8.4.4-1.x86_64.rpm
sudo systemctl daemon-reload
sudo systemctl start grafana-server(启动|查看服务状态)
sudo systemctl status grafana-server (查看服务状态)
参考文档连接:
https://grafana.com/grafana/download
四、进入grafana页面
输入http://ip+3000进入grafana页面账号,密码默认是admin/admin

五、开启Apisix中prometheus插件
(1)修改prometheus配置如图(可选)
此步骤(略)我的本机没有做这个操作也OK。

(2)开启apisix中prometheus插件


(3)浏览器查看是否有数据
获取apisix提供的prometheus 数据格式的监控指标数据
curl -i http://47.94.8.210:9091/apisix/prometheus/metrics(有输出就有数据)

六、granfana 配置prometheus数据
(1)访问数据源

(2)查看prometheus

(3)此处配置如下


(4)下载Grafana 中apisix 控制面板json配置文件
下载地址:https://grafana.com/grafana/dashboards/11719/revisions




七、将grafana页面显示到APISIX
(1)打开apisix dashboard,点击Apache APISIX


注意:如果在这一步页面展示不出来任何数据。
- 检查prometheus时区是否与granfana一致。
- 检查每个模块是否有对应的metrics browser配置
(具体可以参考文档apisix prometheus插件)
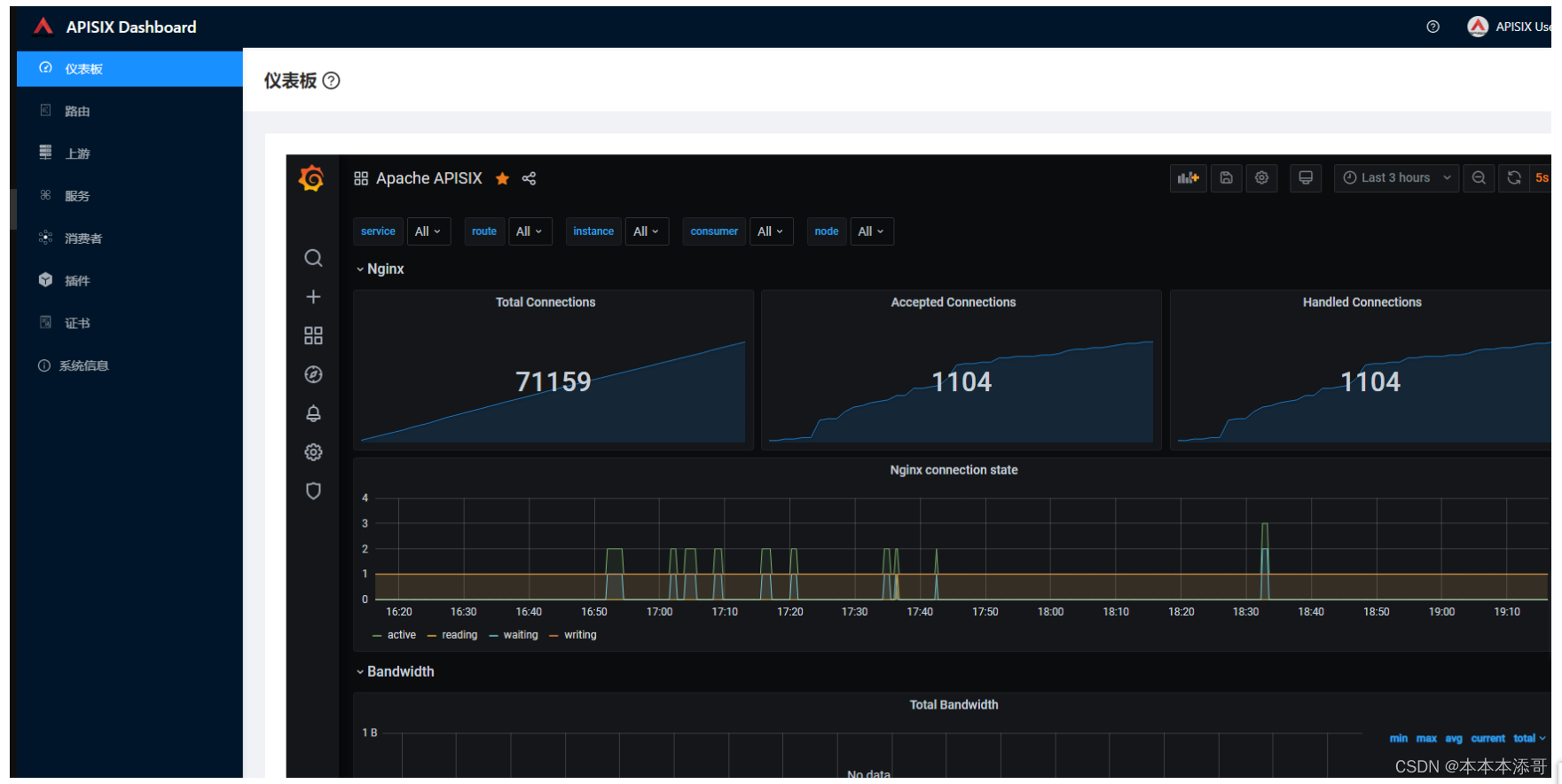
(2)配置成功后显示


最后
以上就是贪玩冷风最近收集整理的关于【项目实战】复盘APISIX云原生网关-整合grafana和prometheus的全部内容,更多相关【项目实战】复盘APISIX云原生网关-整合grafana和prometheus内容请搜索靠谱客的其他文章。
本图文内容来源于网友提供,作为学习参考使用,或来自网络收集整理,版权属于原作者所有。
发表评论 取消回复