Seq简介
Seq是老外开发的一个针对.NET平台非常友好的日志服务。支持容器部署,提供一个单用户免费的开发版本。
官网:https://datalust.co/seq
使用文档:https://docs.datalust.co/docs
Seq主体功能如下所示:
- 支持主流的编程语言,尤其对.NET非常友好
- 丰富的事件格式
以结构化形式记录上文信息与应用程序事件,支持消息模板将文本数据与结构话数据无缝连接。下图中所有属性都是由使用者自定义的。

3.支持筛选语法和SQL查询,非常简单和灵活
多种查询方式 -支持以SQL表达式查询,以及C#中的,==,!=,<,<=,内置StartsWith(),EndsWith(),IndexOf() 和Contains(),并支持文本全文检索。

4.公开了内置字段和函数
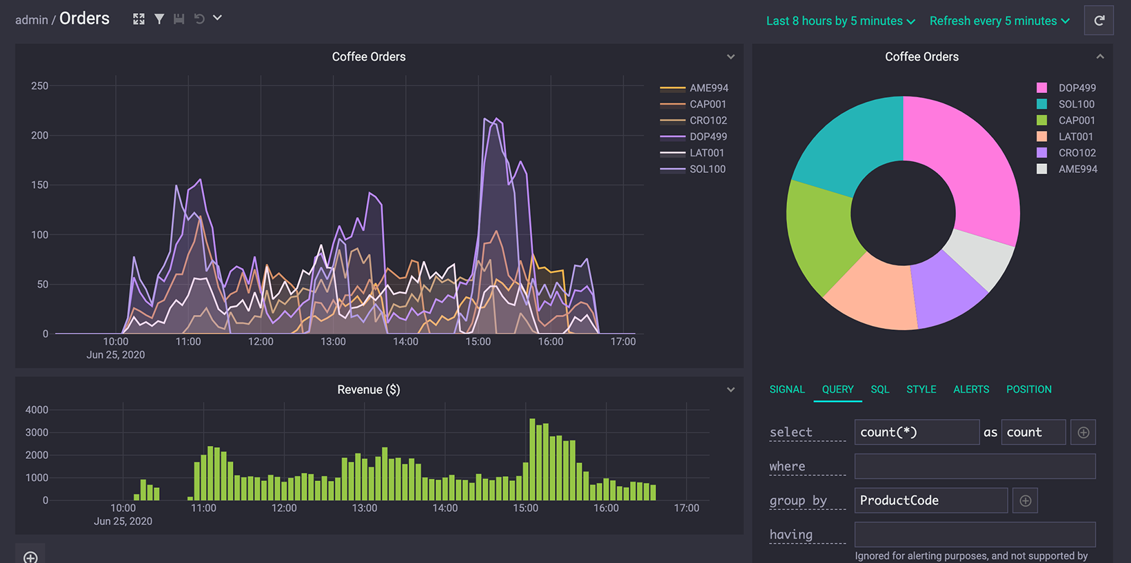
5.支持仪表盘,可以自行创建和编辑图表

6.支持安装插件,插件可以使用.NET进行编写
7.支持发送邮件(通过插件)
8.支持团队操作
9.提供命令行客户端
10.支持健康检查(通过插件)
11.支持收集Docker日志
12.支持收集K8s日志
13.支持自定义警报和Webhook

部署到k8s
seq部署我们采用的是基于容器的部署,具体可以参考:https://docs.datalust.co/docs/getting-started-with-docker
腾讯云容器服务yaml配置如下所示:
apiVersion: apps/v1beta2 kind: Deployment metadata: annotations: deployment.kubernetes.io/revision: "1" generation: 1 labels: k8s-app: seq qcloud-app: seq name: seq namespace: default spec: progressDeadlineSeconds: 600 replicas: 1 revisionHistoryLimit: 10 selector: matchLabels: k8s-app: seq qcloud-app: seq strategy: rollingUpdate: maxSurge: 1 maxUnavailable: 0 type: RollingUpdate template: metadata: labels: k8s-app: seq qcloud-app: seq spec: containers: - env: - name: ACCEPT_EULA value: "Y" image: datalust/seq:latest imagePullPolicy: IfNotPresent name: seq resources: limits: cpu: 100m memory: 2024Mi requests: cpu: 10m memory: 256Mi imagePullSecrets: - name: qcloudregistrykey - name: tencenthubkey restartPolicy: Always --- apiVersion: v1 kind: Service metadata: name: seq namespace: default spec: externalTrafficPolicy: Cluster ports: - name: 80-80-tcp nodePort: 31180 port: 80 protocol: TCP targetPort: 80 - name: 5341-5341-tcp nodePort: 31181 port: 5341 protocol: TCP targetPort: 5341 selector: k8s-app: seq qcloud-app: seq sessionAffinity: None type: NodePort
注意:其中主机端口分别为31180(对应80,用于公开Seq UI和Web Api)、31181(对应5341,用于公开Seq接收终结点的端口)。
一般情况,日志不重要的话,我们可以不进行持久化配置。如需持久化,仅需配置“/data”的映射即可。
使用
Seq对.NET Core支持非常友好,支持:
- ASP.NET
- CoreSerilog
- 使用NLog
- 使用log4net
当然还支持其他语言以及其他的一些方式,比如RabbitMQ、GELF、Windows事件等等。接下来,我们以基于NLog集成为例:
安装包NLog.Targets.Seq
安装NLog.Targets.Seq NuGet包。例如,在Visual Studio程序包管理器控制台中,键入:
PM> Install-Package NLog.Targets.Seq
修改NLog配置文件
第一步,需要先添加刚安装的扩展程序集:
<?xml version="1.0" encoding="utf-8" ?> <nlog xmlns="http://www.nlog-project.org/schemas/NLog.xsd" xmlns:xsi="http://www.w3.org/2001/XMLSchema-instance"> <extensions> <add assembly="NLog.Targets.Seq"/> </extensions>
然后需要定义规则:
<targets> <target name="seq" xsi:type="BufferingWrapper" bufferSize="1000" flushTimeout="2000"> <target xsi:type="Seq" serverUrl="http://localhost:5341" apiKey="" /> </target> </targets> <rules> <logger name="*" minlevel="Info" writeTo="seq" /> </rules>
需要指定服务端接收端地址和ApiKey。接下来就可以直接使用了。
除此之外,我们还可以添加例如线程Id、机器名等属性,配置示例如下所示:
<target name="seq" xsi:type="Seq" serverUrl="http://localhost:5341" apiKey="">
<property name="ThreadId" value="${threadid}" as="number" />
<property name="MachineName" value="${machinename}" />
</target>
NLOG配置说明说明
官网:https://nlog-project.org/?r=redirect
配置和使用
https://github.com/NLog/NLog/wiki/Getting-started-with-ASP.NET-Core-2
https://github.com/NLog/NLog/wiki/Getting-started-with-ASP.NET-Core-3
参考配置
<?xml version="1.0" encoding="utf-8"?>
<nlog xmlns="http://www.nlog-project.org/schemas/NLog.xsd"
xmlns:xsi="http://www.w3.org/2001/XMLSchema-instance"
autoReload="true"
internalLogLevel="Warn"
internalLogFile="App_DataLogsnlogs.log"
throwExceptions="true">
<!-- 定义日志输出的根目录为web目录的上级目录 -->
<variable name="logdir" value="${basedir}/App_Data/logs"/>
<extensions>
<add assembly="NLog.Web.AspNetCore"/>
<add assembly="NLog.Targets.Seq"/>
</extensions>
<targets async="true">
<default-target-parameters
type="File"
archiveAboveSize="50485760"
maxArchiveFiles="50"
archiveNumbering="Rolling"
keepFileOpen="false"
layout="${date:format=HH:mm:ss:ffff}:[${level}] ${callsite} ${onexception:${exception:format=tostring} ${newline}${stacktrace}${newline}"/>
<!--屏幕彩色打印消息-->
<target name="console" xsi:type="ColoredConsole"
layout="${date:format=HH:mm:ss:ffff}:[${level}] ${message}"/>
<!--默认日志-->
<target xsi:type="File" name="defaultLog" fileName="${logdir}/${level}/${shortdate}.log" layout="${date:format=HH:mm:ss:ffff}: ${message} ${onexception:${exception:format=tostring} ${newline}${stacktrace}${newline}" />
<target name="warnLog" xsi:type="File"
fileName="${logdir}/${level}/${shortdate}.log"
layout="${date:format=HH:mm:ss:ffff}: ${logger}${newline}${message} ${onexception:${exception:format=tostring} ${newline}${stacktrace}${newline}" />
<target name="seq" xsi:type="BufferingWrapper" bufferSize="1000" flushTimeout="2000">
<target xsi:type="Seq" serverUrl="http://devlogs.yourdomain.com" apiKey="DRkZrdeDMZIXY0gzZGXB">
<property name="ThreadId" value="${threadid}" as="number" />
<property name="MachineName" value="${machinename}" />
<property name="Environment" value="Development" />
<!--https://github.com/NLog/NLog/wiki/Logger-Layout-Renderer-->
<property name="Logger" value="${logger}" />
<!--https://github.com/NLog/NLog/wiki/AspNet-Request-IP-Layout-Renderer-->
<property name="IP" value="${aspnet-request-ip}" />
<!--https://github.com/NLog/NLog/wiki/AspNetRequest-Url-Layout-Renderer-->
<property name="Url" value="${aspnet-request-url:IncludeHost=true:IncludePort=true:IncludeQueryString=true:IncludeScheme=true}" />
<property name="Code" value="${aspnet-response-statuscode}" />
</target>
</target>
</targets>
<rules>
<logger name="*" minlevel="Trace" writeTo="seq" />
<logger name="*" levels="Trace,Debug,Info" writeTo="console,defaultLog" />
<logger name="*" minlevel="Warn" writeTo="console,warnLog" />
</rules>
</nlog>
集成之后,我们就可以非常方便的在Seq的面板上看到各种日志和图表了。
总结
到此这篇关于使用Seq搭建免费的日志服务的文章就介绍到这了,更多相关Seq搭建日志服务内容请搜索靠谱客以前的文章或继续浏览下面的相关文章希望大家以后多多支持靠谱客!
最后
以上就是淡定泥猴桃最近收集整理的关于使用Seq搭建免费的日志服务的方法的全部内容,更多相关使用Seq搭建免费内容请搜索靠谱客的其他文章。
发表评论 取消回复