创建容器点击左侧的导航菜单「容器管理」,进入容器管理列表页,通过点击容器列表左上角的「创建容器」按钮可进入创建容器页面,如下图所示:

其中带 * 为必填项。
选择镜像可选择的镜像分为「我的镜像」和「官方镜像」。
我的镜像我的镜像中为用户自定义的镜像以及在蜂巢镜像中心收藏的镜像,如下图所示。其中,收藏的镜像会在镜像右上角用星号标记。注意:默认显示的镜像数量有限,你可以点击右上角「全部显示」查看所有镜像。

官方镜像官方镜像的位置如下图所示:

规格容器的规格分为标准套餐两类。
标准规格按需计费,用多少算多少,公网可选择使用或者不使用。使用的情况下又可分为按带宽计费或按流量计费,你可以根据需要灵活配置。你可以选择适合自己的规格套餐。

容器名称填写集群名称,一般由 3~32 位字母或数字组成,以字母开头。
公网如果需要使用公网 IP,则选择「使用」,计费方式可分为按带宽计费或按流量计费,你可以按需选择。

SSH 密钥在创建容器的过程中,可选择 SSH 密钥(即公钥),选择的密钥在创建容器时会注入容器中。创建成功后,即可通过私钥进行 SSH 登录。重要:出于安全考虑,蜂巢不提供采用密码登录的方式,仅支持密钥登录。
倘若使用原生 SSH 客户端登录,需在「创建容器」时,注入 SSH 密钥;否则,可以选择创建密钥。
注入已有密钥「创建容器」时,选择已有 SSH 密钥:

创建容器时,最多支持注入五个密钥;
容器创建成功后,出于安全考虑,不支持在「容器设置」页直接修改密钥;
创建密钥点击「创建密钥」,蜂巢提供两种创建 SSH 密钥方式:
创建新密钥:选择「创建新密钥」,蜂巢生成随机密钥,自动下载至本地;
导入密钥:选择「导入密钥」,上传本地公钥文件或填写公钥内容导入本地密钥。

环境变量你可在创建容器过程中,将所填环境变量注入到即将生成的容器中,这样可以避免常用环境变量的重复添加。
设置容器创建成功后,可对容器进行设置。在容器列表中点击相应的「设置」按钮,可设置的内容有:容器描述和环境变量。

删除容器容器删除需近摄操作。如何需要删除不再使用的容器,在容器列表中点击相应容器的「设置」按钮,进入容器设置页面,点击最下方的「删除容器」按钮进行删除即可,如下图所示:

容器管理容器管理入口位于网易蜂巢首页的容器管理选项,点击「容器管理」,显示当前用户的所有容器列表。

你可以在此创建容器,设置容器,查看容器状态等。点击容器名称,进入容器详情。

容器详情点击容器列表中的容器名称,可进入容器详情,查看容器的详细信息。包含容器的基本信息、创建自定义镜像、性能监控、最近日志与 Console 等。具体如下图所示:

创建自定义镜像在容器详情页点击「保存为镜像」按钮,在弹出框中输入相应信息提交后即可创建自定义镜像(即快照),如下图所示:

创建的自定义镜像可通过左侧的镜像仓库导航菜单查看。创建的自定义镜像如下图所示:

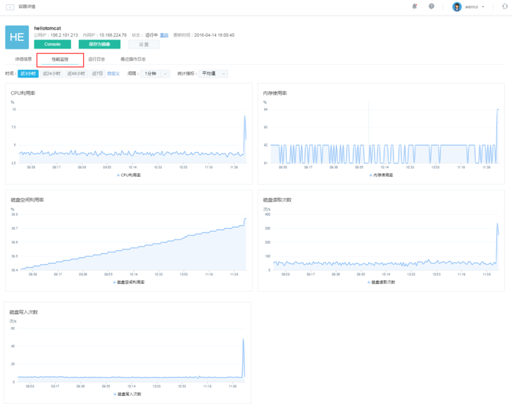
性能监控在容器详情页面,点击「性能监控」标签,展示了相应容器的性能监控详情。性能监控主要针对 CPU 利用率、内存利用率、磁盘空间利用率、磁盘读写次数进行监控,实时显示当前容器的 CPU 利用率及内存使用大小,如下图所示。

最近操作日志在容器详情页面,点击「最近操作日志」标签,将会显示该容器最近的操作日志,创建、设置等操作都会有相应日志产生,具体如下图所示:

运行日志运行日志主要显示容器最近的运行情况,下图为 Redis 镜像的运行日志示例:

ConsoleConsole 主要为用户提供 Web Shell 操作, 这样用户日常的一些操作可直接通过 Web 进行,无需使用 SSH 工具。Console 功能如下图所示:

最后
以上就是雪白奇异果最近收集整理的关于docker mysql 蜂巢_在网易蜂巢中创建和管理Docker容器的教程的全部内容,更多相关docker内容请搜索靠谱客的其他文章。
发表评论 取消回复