我是靠谱客的博主 心灵美月光,这篇文章主要介绍SpringBoot升级到3.01. SpringBoot的维护时间线2. pom添加3. 打包大小对比4. 升级注意事项,现在分享给大家,希望可以做个参考。
SpringBoot 3.0出来有一段时间了,一直没时间来整理,这次来看一下吧。
Spring Boot 可以轻松创建独立的、生产级的基于 Spring 的应用程序,您可以“直接运行”。
SpringBoot升级到3.0
- 1. SpringBoot的维护时间线
- 2. pom添加
- 3. 打包大小对比
- 4. 升级注意事项
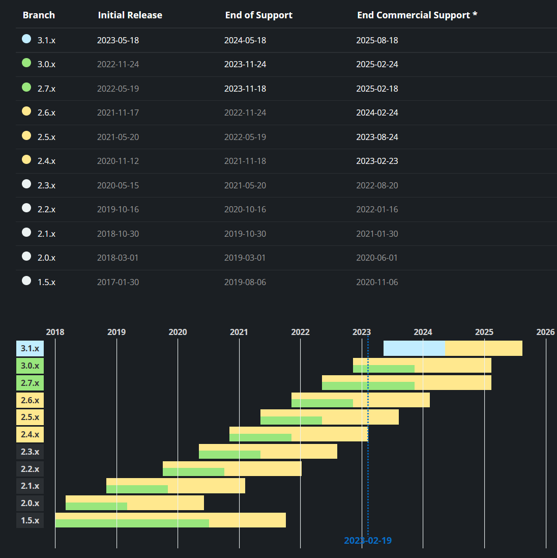
1. SpringBoot的维护时间线
可以看到,2022年2.3.x版本就已经停止维护了,2.4.x和2.5.x也将在今年停止了,
但是呢,好多公司还在用着2.3 、 2.2的版本。
可以看到后面主推的将是3.x,而JDK版本也一下子涨到了17,看来后面确实是要大更新了呀。

2. pom添加
添加如下:
<parent>
<groupId>org.springframework.boot</groupId>
<artifactId>spring-boot-starter-parent</artifactId>
<version>3.0.0</version>
<relativePath/>
</parent>
<dependencies>
<!-- logback、slf4j、log4j、jackson、tomcat、yaml-->
<dependency>
<groupId>org.springframework.boot</groupId>
<artifactId>spring-boot-starter-web</artifactId>
</dependency>
<!--排除全局spring-boot-starter-logging相关依赖-->
<dependency>
<groupId>org.springframework.boot</groupId>
<artifactId>spring-boot-starter-logging</artifactId>
<exclusions>
<exclusion>
<groupId>*</groupId>
<artifactId>*</artifactId>
</exclusion>
</exclusions>
</dependency>
<!--添加log4j2依赖-->
<dependency>
<groupId>org.springframework.boot</groupId>
<artifactId>spring-boot-starter-log4j2</artifactId>
</dependency>
<!--测试依赖-->
<dependency>
<groupId>org.springframework.boot</groupId>
<artifactId>spring-boot-starter-test</artifactId>
<scope>test</scope>
</dependency>
<!--aop-->
<dependency>
<groupId>org.springframework.boot</groupId>
<artifactId>spring-boot-starter-aop</artifactId>
</dependency>
<!-- MyBatis集成 -->
<dependency>
<groupId>org.mybatis.spring.boot</groupId>
<artifactId>mybatis-spring-boot-starter</artifactId>
<version>${mybatis.version}</version>
</dependency>
</dependencies>
3. 打包大小对比
SpringBoot3.0:
37个文件,大小为23.2MB


多的文件:
micrometer-commons-1.10.2
micrometer-observation-1.10.2
少的文件:
jul-to-slf4j-1.7.36
SpringBoot 2.7.6
36个文件,大小为22.6MB


可以看到上面的对比,包的大小确实是增加了0.6MB左右,
当然上面的依赖都是比较基础的,如果有其他的依赖会更大。
4. 升级注意事项
| 依赖包 | 版本 |
|---|---|
| JDK | 17+ |
| Spring Framework | 6.0+ |
| Maven | 3.5+ |
| Gradle | 7.3+ |
| J2EE | Jakarta EE 10+(这里最大改动就是javax包全部改成jakarta包了)一般报错问题都在这里! |
| Swagger | 由于好久没有更新,建议使用SpringDoc、knife4j |
| MyBatis | 3.0+ |
| 注:大家在开发中遇到的升级问题可以一起讨论哟~ |
最后,如果大家想学习和熟悉SpringBoot3.x开发,可以关注YiYi后台权限管理系统(开发中…):https://gitee.com/jack0240/YiYi.git
最后
以上就是心灵美月光最近收集整理的关于SpringBoot升级到3.01. SpringBoot的维护时间线2. pom添加3. 打包大小对比4. 升级注意事项的全部内容,更多相关SpringBoot升级到3.01.内容请搜索靠谱客的其他文章。
本图文内容来源于网友提供,作为学习参考使用,或来自网络收集整理,版权属于原作者所有。
发表评论 取消回复