- 1.Django的简介
- 2.项目的设计思路
- 3.搭建你的开发环境
- 4.分模块详细设计
- 5.总结
1.Django的简介
Django是一个基于MVC构造的框架。但是在Django中,控制器接受用户输入的部分由框架自行处理,所以 Django 里更关注的是模型(Model)、模板(Template)和视图(Views),称为 MTV模式。它们各自的职责如下:
层次 职责
模型(Model),即数据存取层 模型(Model),即数据存取层
模板(Template),即表现层 处理与表现相关的决定: 如何在页面或其他类型文档中进行显示。
视图(View),即业务逻辑层 存取模型及调取恰当模板的相关逻辑。模型与模板的桥梁。
Django里重要的概念有:
路由映射
视图函数
模板渲染
Django自带的ORM操作(对象关系映射)
需要学习Django基础的同学可以浏览以下网站(非常有用):
Django中文手册 https://docs.pythontab.com/django/django1.5/
自强学堂 Django基础教程 https://code.ziqiangxuetang.com/django/django-tutorial.html
django中文网 https://www.django.cn/course/show-16.html
2.项目的设计思路
1.在线考试系统需求如下:
(1)系统登录:验证登录用户的身份,根据用户身份进入不同的页面。
(2)学生管理:供管理员使用,用于维护学生基本信息。
(3)老师管理:供管理员使用,用于维护教师的基本信息。
(4)试题管理:供教师管理,用于维护题库。
(5)组卷:供教师使用,教师可以根据考试科目,从题库中选择一些符合条件的试题,形成一份试卷。为了方便教师组卷,应提供方便的查询功能,使教师能查询不同要求的试题。
(6)在线考试:供学生使用,根据学生的班级和登录时间显示应考科目的试卷内容。试卷完成提交或考试时间到,不再允许学生修改试卷;实现自动评阅,记录学生的考试成绩,并将评阅结果提供给学生。
(7)成绩统计:供教师使用,按照科目、班级等统计学生的考试成绩。
(8)成绩查询:供教师和学生使用,提供不同查询方式,使教师和学生可以按需查询考试成绩。
2.设计思路
(1)确定角色
由需求分析看出,系统有三个基本角色,学生、教师、管理员。
管理员负责后台信息的维护
系统要能实现自动阅卷功能
(2)数据库表的设计
因此,我们至少需要如下几个表:
学生表 student
教师表 teacher
题库表 question(为了方便,题库中都为单项选择题)
试卷表 paper
学生成绩表 grade
设计完表,我们还需要确定表间的关系,是1对1(1:1),1对多(1:n),还是多对多(n:m),这很重要,因为后面我们在models.py中创建表时,需要指出表间关系。
显然
学生表和成绩表,1个学生可参加多门考试,会有多个成绩,学生表和成绩表为1:n
教师表和试卷表,1个教师会发布多套试卷,但1套试卷只能由1位教师发布,教师表和试卷表为1:n
试卷表和题库表,1套试卷里包含多道题,题库里的每道题也可出现在多个试卷中,故试卷表和题库表为n:m
表的详细设计如下:(使用MindMaster绘制,有点丑,请忽略,重点写下自己的思考和思路)
3.搭建开发环境
IDE使用PyCharm(profession版的)
python 3.7, Django 2.1.0
数据库为关系数据库mysql 5.6
为了更快的下载python模块,需要切换镜像源,我使用阿里云的镜像(还有很多镜像源),方法如下:
在 C:UsersXXX(你的账户) 下建立 pip文件夹,在pip下建立 pip.ini文件,输入以下代码:
[global]
index-url = http://mirrors.aliyun.com/pypi/simple/
[install]
trusted-host=mirrors.aliyun.com
安装所需模块
Django的安装: pip install django==2.1.0(请指定版本号,最新的Django需要数据库mysql5.6以上),你可以使用pip list来查看版本,使用 pip uninstall django 来卸载django模块
安装mysql数据库驱动 pip install pymysql
配置好后建立项目
(1) 在PyCharm中建立Django项目

图1 建立项目
此处没有使用虚拟环境,你也可以选择 “New environment using”选项来创建一个虚拟环境(可以避免多个项目使用不同模块的版本时发生冲突)
(2)创建app
Tools->Run manage.py task

在控制台输入 startapp student,创建一个student app,
之后需要将student app配置在项目的settings.py中,由于我的前台需要用到css、BootStrap、一些图片等文件,所以我在项目下建立static文件夹,并将其路径配置在settings.py文件中。整体目录如下:
(3)settings.py文件的配置
配置settings.py文件配置如下,
INSTALLED_APPS = [
'django.contrib.admin',
'django.contrib.auth',
'django.contrib.contenttypes',
'django.contrib.sessions',
'django.contrib.messages',
'django.contrib.staticfiles',
'student',#将建立的app名称加入Installed_APPs中
]MIDDLEWARE = [
'django.middleware.security.SecurityMiddleware',
'django.contrib.sessions.middleware.SessionMiddleware',
'django.middleware.common.CommonMiddleware',
# 'django.middleware.csrf.CsrfViewMiddleware',
'django.contrib.auth.middleware.AuthenticationMiddleware',
'django.contrib.messages.middleware.MessageMiddleware',
'django.middleware.clickjacking.XFrameOptionsMiddleware',
]ROOT_URLCONF = 'onlineExam.urls'
TEMPLATES = [
{
'BACKEND': 'django.template.backends.django.DjangoTemplates',
'DIRS': [os.path.join(BASE_DIR, 'templates')]
,
'APP_DIRS': True,
'OPTIONS': {
'context_processors': [
'django.template.context_processors.debug',
'django.template.context_processors.request',
'django.contrib.auth.context_processors.auth',
'django.contrib.messages.context_processors.messages',
],
},
},
]WSGI_APPLICATION = 'onlineExam.wsgi.application'
# Database
# https://docs.djangoproject.com/en/2.1/ref/settings/#databases#配置mysql数据库
DATABASES = {
'default': {
'ENGINE': 'django.db.backends.mysql',
'NAME': 'exam',#使用数据库的名称
'USER':'root',#用户名
'PASSWORD':'123456',#密码
'HOST':'127.0.0.1',#地址
'PORT':'3306'#端口号
}
}
# Password validation
# https://docs.djangoproject.com/en/2.1/ref/settings/#auth-password-validatorsAUTH_PASSWORD_VALIDATORS = [
{
'NAME': 'django.contrib.auth.password_validation.UserAttributeSimilarityValidator',
},
{
'NAME': 'django.contrib.auth.password_validation.MinimumLengthValidator',
},
{
'NAME': 'django.contrib.auth.password_validation.CommonPasswordValidator',
},
{
'NAME': 'django.contrib.auth.password_validation.NumericPasswordValidator',
},
]
# Internationalization
# https://docs.djangoproject.com/en/2.1/topics/i18n/#修改语言为中文
LANGUAGE_CODE = 'zh-hans'#修改时区为shanghai
TIME_ZONE = 'Asia/Shanghai'USE_I18N = True
USE_L10N = True
USE_TZ = True
# Static files (CSS, JavaScript, Images)
# https://docs.djangoproject.com/en/2.1/howto/static-files/#添加static文件夹
STATIC_URL = '/static/'
STATICFILES_DIRS=[
os.path.join(BASE_DIR,'static'),
]
需要注意的地方有:
INSTALLED_APPS 添加了新建的student app
DATABASES 配置你的数据库参数
MIDDLEWARE 注释掉了 # 'django.middleware.csrf.CsrfViewMiddleware’这一行
STATICFILES_DIRS 添加新建的static文件夹
(4)在__init___.py文件添加mysql的驱动模块
import pymysql
pymysql.install_as_MySQLdb()
1
2
4.分模块详细设计
(1)建表
在student下的models.py中建表
from django.db import models
# Create your models here.
# 为性别,学院 指定备选字段
SEX=(
('男','男'),
('女','女'),
)
DEPT=(
('计算机与通信学院','计算机与通信学院'),
('电气与自动化学院','电气与自动化学院'),
('外国语学院','外国语学院'),
('理学院','理学院'),
)class Student(models.Model):
id=models.CharField('学号',max_length=20,primary_key=True)
name=models.CharField('姓名',max_length=20)
sex=models.CharField('性别',max_length=4,choices=SEX,default='男')
dept=models.CharField('学院',max_length=20,choices=DEPT,default=None)
major=models.CharField('专业',max_length=20,default=None)
password=models.CharField('密码',max_length=20,default='111')
email=models.EmailField('邮箱',default=None)
birth=models.DateField('出生日期')class Meta:
db_table='student'
verbose_name='学生'
verbose_name_plural=verbose_name
def __str__(self):
return self.id;class Teacher(models.Model):
id=models.CharField("教工号",max_length=20,primary_key=True)
name=models.CharField('姓名',max_length=20)
sex=models.CharField('性别',max_length=4,choices=SEX,default='男')
dept=models.CharField('学院',max_length=20,choices=DEPT,default=None)
email=models.EmailField('邮箱',default=None)
password=models.CharField('密码',max_length=20,default='000000')
birth=models.DateField('出生日期')class Meta:
db_table='teacher'
verbose_name='教师'
verbose_name_plural=verbose_name
def __str__(self):
return self.name;class Question(models.Model):
ANSWER=(
('A','A'),
('B','B'),
('C','C'),
('D','D'),
)
LEVEL={
('1','easy'),
('2','general'),
('3','difficult'),
}
id = models.AutoField(primary_key=True)
subject = models.CharField('科目', max_length=20)
title = models.TextField('题目')
optionA=models.CharField('A选项',max_length=30)
optionB=models.CharField('B选项',max_length=30)
optionC=models.CharField('C选项',max_length=30)
optionD=models.CharField('D选项',max_length=30)
answer=models.CharField('答案',max_length=10,choices=ANSWER)
level=models.CharField('等级',max_length=10,choices=LEVEL)
score=models.IntegerField('分数',default=1)class Meta:
db_table='question'
verbose_name='单项选择题库'
verbose_name_plural=verbose_name
def __str__(self):
return '<%s:%s>'%(self.subject,self.title);class Paper(models.Model):
#题号pid 和题库为多对多的关系
pid=models.ManyToManyField(Question)#多对多
tid=models.ForeignKey(Teacher,on_delete=models.CASCADE)#添加外键
subject=models.CharField('科目',max_length=20,default='')
major=models.CharField('考卷适用专业',max_length=20)
examtime=models.DateTimeField()
class Meta:
db_table='paper'
verbose_name='试卷'
verbose_name_plural=verbose_name
def __str__(self):
return self.major;class Grade(models.Model):
sid=models.ForeignKey(Student,on_delete=models.CASCADE,default='')#添加外键
subject=models.CharField('科目',max_length=20,default='')
grade=models.IntegerField()def __str__(self):
return '<%s:%s>'%(self.sid,self.grade);class Meta:
db_table='grade'
verbose_name='成绩'
verbose_name_plural=verbose_name
(2)将模型映射到mysql数据库中,很简单,打开 Run manage.py Task,输入迁移命令
先输入makemigrate命令,作用是生成sql文件(create table student(id,sex,…) ),执行后可在student-> migrations下看到执行结果

再输入migrate命令,执行makemigrate生成的sql语句,表就建好了,你可以使用navicat或workBench等工具看到Django为我们建好的表

(2)创建管理员
继续输入createsuperuser命令创建管理员,以便登陆后台

(3)创建模板
在templates中建立index.html模板,作为考试系统首页.(可去官网下载BootStrap、JQuery)
在头文件里引入时注意顺序,jquery须在bootstrap.min.js之前引入
<!DOCTYPE html>
<html lang="en">
<head>
<meta charset="UTF-8">
<meta name="viewport" content="width=device-width, initial-scale=1">
<link href="../static/bootstrap-4.3.1-dist/css/bootstrap.min.css" rel="stylesheet">
<!-- 必须在引入bootstarp.js之前引入 -->
<script src="../static/jquery-3.3.1.min.js"></script><script src="../static/bootstrap-4.3.1-dist/js/bootstrap.min.js"></script>
<link href="../static/css/index.css" rel="stylesheet">
<title>在线考试系统</title>
</head>
<body><nav class="navbar navbar-expand-sm bg-light navbar-light ">
<ul class="navbar-nav">
<li class="nav-item">
<a class="nav-link" href="/toIndex/"><h3>在线考试系统 首页</h3></a>
</li>
<li>
<button data-target="#stuModal" data-toggle="modal" class="btn btn-primary">学生登陆</button>
</li><li>
<button data-target="#teaModal" data-toggle="modal" class="btn btn-primary">教师登陆</button>
</li><li class="nav-item">
<a class="nav-link" href="/admin">管理员</a>
</li>
<li style="position: fixed;right: 70px; font-size: 40px;color: #9fcdff">{{ student.name }}{{ message }}</li>
<a href="/logout/"><li style="position: fixed;right: 20px; font-size: 20px;top:22px;color:#cc1313">退出</li></a></ul>
</nav><div class="container">
<br>
<!-- Nav pills -->
<ul class="nav nav-pills" role="tablist">
<li class="nav-item">
<a class="nav-link active" data-toggle="pill" href="#home">个人信息</a>
</li>
<li class="nav-item">
<a class="nav-link" data-toggle="pill" href="#menu1">考试信息</a>
</li>
<li class="nav-item">
<a class="nav-link" data-toggle="pill" href="#menu2">成绩查询</a>
</li>
</ul><!-- Tab panes -->
<div class="tab-content">
<div id="home" class="container tab-pane active"><br>
<h3>个人信息</h3><table class="table">
<thead>
<tr>
<th>属性</th>
<th>信息</th></tr>
</thead>
<tbody>
<tr>
<td>学号</td>
<td>{{ student.id }}</td></tr>
<tr class="table-primary">
<td>姓名</td>
<td>{{ student.name }}</td></tr>
<tr class="table-success">
<td>性别</td>
<td>{{ student.sex }}</td></tr>
<tr class="table-danger">
<td>学院</td>
<td>{{ student.dept }}</td></tr>
<tr class="table-success">
<td>专业</td>
<td>{{ student.major }}</td></tr>
<tr class="table-warning">
<td>邮箱地址</td>
<td>{{ student.email }}</td></tr>
<tr class="table-active">
<td>出生日期</td>
<td>{{ student.birth }}</td></tr>
</tbody>
</table>
</div><div id="menu1" class="container tab-pane fade"><br>
<h3>考试信息</h3>
<p></p>
<table class="table">
<thead>
<tr>
<th>学号</th>
<th>姓名</th>
<th>考试科目</th>
<th>考试时间</th>
<th>操作</th>
</tr>
</thead>
<tbody>
{# 遍历字典 paper #}
{% for paper1 in paper %}
<tr class="table-info">
<td>{{ student.id }}</td>
<td>{{ student.name }}</td>
<td>{{ paper1.subject }}{{ paper2.subject }}</td>
<td>{{ paper1.examtime }} {{ paper2.examtime }}</td>
<td>
<a href="/startExam/?sid={{ student.id }}&subject={{ paper1.subject }}">
<button class="btn btn-primary" id="toExam+{{ paper1.subject }}">开始考试</button>
</a>
</td>
</tr>
{% endfor %}</tbody>
</table>
</div><div id="menu2" class="container tab-pane fade"><br>
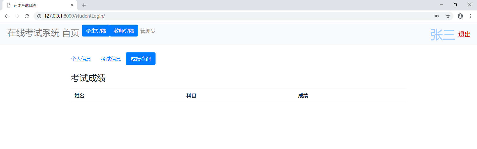
<h3>考试成绩</h3>
<p></p>
<table class="table">
<thead>
<tr>
<th>姓名</th>
<th>科目</th>
<th>成绩</th></tr>
</thead>
<tbody>{% for grade1 in grade %}
<tr class="table-primary">
<td>{{ student.name }}</td>
<td>{{ grade1.subject }}</td>
<td>{{ grade1.grade }}</td></tr>
{% endfor %}
</tbody>
</table>
</div>
</div>
</div>
{#学生登录的模态对话框#}
<div class="modal fade" tabindex="-1" role="dialog" id="stuModal">
<div class="modal-dialog" role="document">
<div class="modal-content">
<div class="modal-header">
<button type="button" class="close" data-dismiss="modal" aria-label="Close">
<span aria-hidden="true">×</span>
</button>
<h4 class="modal-title">学生登陆</h4>
</div>
<form class="form-horizontal" action="/studentLogin/" method="post">
<div class="modal-body"><div class="form-group">
<label class="col-sm-3 control-label">学生学号</label>
<div class="col-sm-9">
<input type="text" class="form-control" name="id" placeholder="输入学号">
</div>
</div>
<div class="form-group">
<label for="addr" class="col-sm-3 control-label">密码</label>
<div class="col-sm-9">
<!--
<textarea id="addr" class="form-control" rows="3"></textarea>
-->
<input type="password" class="form-control" name="password" placeholder="输入密码">
</div>
</div></div>
<div class="modal-footer">
<button type="button" class="btn btn-default" data-dismiss="modal">取消</button>
<button type="submit" class="btn btn-primary">登陆</button>
</div>
</form>
</div><!-- /.modal-content -->
</div><!-- /.modal-dialog -->
</div>{#老师登录的模态对话框#}
<div class="modal fade" tabindex="-1" role="dialog" id="teaModal">
<div class="modal-dialog" role="document">
<div class="modal-content">
<div class="modal-header">
<button type="button" class="close" data-dismiss="modal" aria-label="Close">
<span aria-hidden="true">×</span>
</button>
<h4 class="modal-title">教师登陆</h4>
</div>
<form class="form-horizontal" action="/teacherLogin/" method="post">
<div class="modal-body"><div class="form-group">
<label for="inputEmail3" class="col-sm-3 control-label">教师工号</label>
<div class="col-sm-9">
<input type="text" class="form-control" name="id" placeholder="输入学号">
</div>
</div>
<div class="form-group">
<label for="addr" class="col-sm-3 control-label">密码</label>
<div class="col-sm-9">
<!--
<textarea id="addr" class="form-control" rows="3"></textarea>
-->
<input type="password" name="password" placeholder="输入密码" class="form-control">
</div>
</div></div>
<div class="modal-footer">
<button type="button" class="btn btn-default" data-dismiss="modal">取消</button>
<button type="submit" class="btn btn-primary">登陆</button>
</div>
</form>
</div><!-- /.modal-content -->
</div><!-- /.modal-dialog -->
</div></body>
<script>
$("#toExam+{{ paper1.subject }}").click(function () {});
</script>
</html>
Django使用{{ }}来使用后台传来的数据
(4)创建视图函数
在student->views.py中创建进入首页的视图函数index().在student->views.py中创建进入首页的视图函数index()
from django.shortcuts import render,redirect
from student import models
from django.http import HttpResponse
from django.contrib.auth import logout
# Create your views here.
def index(request):
return render(request,'index.html')
将视图函数配置在路由中,打开项目的urls.py文件
from django.contrib import admin
from django.urls import path
from django.conf.urls import url
from student import viewsurlpatterns = [
#管理员登陆
path('admin/', admin.site.urls),
#默认访问首页
url(r'^$',views.index),
]
r表示使用正则表达式解析url地址,^表示开始,$表示结束,views.index表示调用视图函数index
(5)启动服务器(可以看到效果了)
两种方式启动服务器:执行runserver命令,或点击绿色小图标

点击网址,默认8000端口,成功后如下图

我们还需要定制自己的后台,在student->admin.py中注册各模块
from django.contrib import admin
from .models import Student,Teacher,Paper,Question,Grade
# Register your models here.
# 修改名称
admin.site.site_header='在线考试系统后台'
admin.site.site_title='在线考试系统'@admin.register(Student)
class StudentAdmin(admin.ModelAdmin):
list_display = ('id','name','sex','dept','major','password','email','birth')# 要显示哪些信息
list_display_links = ('id','name')#点击哪些信息可以进入编辑页面
search_fields = ['name','dept','major','birth'] #指定要搜索的字段,将会出现一个搜索框让管理员搜索关键词
list_filter =['name','dept','major','birth']#指定列表过滤器,右边将会出现一个快捷的过滤选项
对其他4个model注册后台
@admin.register(Teacher)
class TeacherAdmin(admin.ModelAdmin):
list_display = ('id', 'name', 'sex', 'dept', 'password', 'email', 'birth')
list_display_links = ('id', 'name')
search_fields = ['name', 'dept', 'birth']
list_filter = ['name','dept']@admin.register(Question)
class QuestionAdmin(admin.ModelAdmin):
list_display = ('id','subject','title','optionA','optionB','optionC','optionD','answer','level','score')
进入后台:

使用后台添加学生信息
(6)实现学生的登陆
这里需要用到Django内置的ORM模块,不在赘述,需要的同学看前边网站入门。
在views.py中创建studentLogin函数
学生登陆的form表单将学生输入的学号(id),密码(password)通过post方式提交给服务器,所以视图函数先接受表单参数,判断用户名和密码与数据库是否一致,若一致,则登陆成功。
登陆成功后,我需要发送至少三条信息给index.html,
(1)该学生的基本信息
(2)该学生考试信息,可通过该学生的专业名称在试卷表中查到有哪些要进行的考试
(3)该学生的考试成绩信息,可通过学生的学号在paper表中查询
代码如下:
def studentLogin(request):
if request.method=='POST':
# 获取表单信息
stuId=request.POST.get('id')
password=request.POST.get('password')
print("id",stuId,"password",password)
# 通过学号获取该学生实体
student=models.Student.objects.get(id=stuId)
print(student)
if password==student.password: #登录成功
#查询考试信息
paper=models.Paper.objects.filter(major=student.major)
#查询成绩信息
grade=models.Grade.objects.filter(sid=student.id)
# 渲染index模板
return render(request,'index.html',{'student':student,'paper':paper,'grade':grade})else:return render(request,'index.html',{'message':'密码不正确'})
(7)模板的渲染(数据的显示)
登陆成功后,发送三个字典数据给index,index模板使用{{ }}、for等模板语句渲染
<div class="tab-content">
<div id="home" class="container tab-pane active"><br>
<h3>个人信息</h3>
<table class="table">
<thead>
<tr>
<th>属性</th>
<th>信息</th>
</tr>
</thead>
<tbody>
<tr>
<td>学号</td>
<td>{{ student.id }}</td>
</tr>
<tr class="table-primary">
<td>姓名</td>
<td>{{ student.name }}</td>
</tr>
<tr class="table-success">
<td>性别</td>
<td>{{ student.sex }}</td>
</tr>
<tr class="table-danger">
<td>学院</td>
<td>{{ student.dept }}</td>
</tr>
<tr class="table-success">
<td>专业</td>
<td>{{ student.major }}</td>
</tr><tr class="table-warning">
<td>邮箱地址</td>
<td>{{ student.email }}</td>
</tr>
<tr class="table-active">
<td>出生日期</td>
<td>{{ student.birth }}</td>
</tr></tbody>
</table>
</div><div id="menu1" class="container tab-pane fade"><br>
<h3>考试信息</h3>
<p></p>
<table class="table">
<thead>
<tr>
<th>学号</th>
<th>姓名</th>
<th>考试科目</th>
<th>考试时间</th>
<th>操作</th>
</tr>
</thead>
<tbody>
{# 遍历字典 paper #}
{% for paper1 in paper %}
<tr class="table-info">
<td>{{ student.id }}</td>
<td>{{ student.name }}</td>
<td>{{ paper1.subject }}{{ paper2.subject }}</td>
<td>{{ paper1.examtime }} {{ paper2.examtime }}</td>
<td>
<a href="/startExam/?sid={{ student.id }}&subject={{ paper1.subject }}">
<button class="btn btn-primary" id="toExam+{{ paper1.subject }}">开始考试</button>
</a>
</td>
</tr>
{% endfor %}
</tbody>
</table>
</div>
<div id="menu2" class="container tab-pane fade"><br>
<h3>考试成绩</h3>
<p></p>
<table class="table">
<thead>
<tr>
<th>姓名</th>
<th>科目</th>
<th>成绩</th>
</tr>
</thead>
<tbody>{% for grade1 in grade %}
<tr class="table-primary">
<td>{{ student.name }}</td>
<td>{{ grade1.subject }}</td>
<td>{{ grade1.grade }}</td>
</tr>
{% endfor %}
</tbody>
</table>
</div>
</div>



(8)教师登陆同上,学生在线考试和系统自动阅卷怎么实现呢?我是这样做的
学生登陆成功后,点击"开始考试"按钮,按钮将两个请求信息发送到服务器,自己的学号和试卷的科目。
startExam视图函数接收到学号和试卷的科目,找到试卷信息发送给另一模板(exam.html)渲染
因此,建立继续建立exam.html模板和startExam视图函数
def startExam(request):
sid = request.GET.get('sid')
subject1=request.GET.get('subject')
#得到学生信息
student=models.Student.objects.get(id=sid)
#试卷信息h
paper=models.Paper.objects.filter(subject=subject1)
# print('学号',sid,'考试科目',subject1)
return render(request,'exam.html',{'student':student,'paper':paper,'subject':subject1})
exam模板如下:
<!DOCTYPE HTML>
<html lang="en">
<head>
<meta charset="UTF-8">
<meta http-equiv="content-type" content="text/html;charset=UTF-8">
<meta name="viewport" content="width=device-width, initial-scale=1.0" />
<title>在线答题考试系统</title><link href="../static/bootstrap-4.3.1-dist/css/bootstrap.min.css" rel="stylesheet">
<!-- 必须在引入bootstarp.js之前引入 -->
<script src="../static/jquery-3.3.1.min.js"></script><script src="../static/bootstrap-4.3.1-dist/js/bootstrap.min.js"></script>
<script src="../static/js/jquery-1.11.3.min.js"></script>
<script src="../static/js/jquery.countdown.js"></script>
<!--时间js-->
<link href="../static/css/main.css" rel="stylesheet" type="text/css" /><link href="../static/css/test.css" rel="stylesheet" type="text/css" />
<style>
.hasBeenAnswer {
background: #5d9cec;
color:#fff;
}
</style></head>
<body><nav class="navbar navbar-expand-sm bg-light navbar-light ">
<ul class="navbar-nav">
<li class="nav-item active">
<a class="nav-link"><h3>在线考试系统</h3></a>
</li><li class="nav-item active">
<a class="nav-link"><h3>当前科目:{{ subject }}</h3></a>
</li>
<li style="position: fixed;right: 70px; font-size: 30px;color: #9fcdff">{{ student.name }}</li></ul>
</nav>
<div class="main">
<!--nr start-->
<div class="test_main">
<div class="nr_left">
<div class="test">
<form action="/calGrade/" method="post">
<input type="hidden" name="sid" value="{{ student.id }}">
<input type="hidden" name="subject" value="{{ subject }}">
<div class="test_title">
<p class="test_time">
<i class="icon iconfont"></i><b class="alt-1">01:40</b>
</p>
<font><input type="submit" name="tijiao" value="交卷"></font>
</div><div class="test_content">
<div class="test_content_title">
<h2>单选题</h2>
<p>
<span>共</span><i class="content_lit">10</i><span>题,</span>
<span>合计</span><i class="content_fs">10</i><span>分</span>
</p>
</div>
</div>
<div class="test_content_nr">
<ul>
{% for paper1 in paper %}
{% for test in paper1.pid.all %}
<li id="{{ forloop.counter }}">
<div class="test_content_nr_tt">
<i>{{ forloop.counter}}</i><span>({{ test.score }}分)</span>
<font>{{ test.title }}</font></div>
<div class="test_content_nr_main">
<ul>
<li class="option">
<input type="radio" class="radioOrCheck" name="{{ test.id }}"
value="A"/>
<label>A.
<p class="ue" style="display: inline;">{{ test.optionA }}</p>
</label>
</li><li class="option">
<input type="radio" class="radioOrCheck" name="{{ test.id }}"
value="B"/>
<label>
B.<p class="ue" style="display: inline;">{{ test.optionB }}</p>
</label>
</li><li class="option">
<input type="radio" class="radioOrCheck" name="{{ test.id }}"
value="C"/>
<label>
C.<p class="ue" style="display: inline;">{{ test.optionC }}</p>
</label>
</li><li class="option">
<input type="radio" class="radioOrCheck" name="{{ test.id }}"
value="D"/>
<label>
D.<p class="ue" style="display: inline;">{{ test.optionD }}</p>
</label>
</li>
</ul>
</div>
</li>
{% endfor %}
{% endfor %}
</ul>
</div>
</form>
</div>
</div></div>
<!--nr end-->
<div class="foot"></div>
</div></body>
</html>
效果是这样的:

自动阅卷就简单了:
学生提交自己的作答给服务器(同时发送自己的学号和考试科目)
服务器根据考试科目找到该试卷,并逐个比较学生作答和答案是否一致,若一致,则得到该题的分数,并累加学生成绩
将学生的学号、该科成绩、科目名称作为一条记录插入到grade表中,返回首页
这里有个细节,试卷中会有很多选择题,后台一次会接收到多个提交答案,我是这样处理的,让每个单选题(有4个选项,使用同一name)的name属性和该题在题库表中的id 保持一致,这样在获取到题号后可以得到该题的答案,以便判断是否作答正确,详见exam.html。
计算成绩的calGrade()视图函数如下:
def calGrade(request):
if request.method=='POST':
# 得到学号和科目
sid=request.POST.get('sid')
subject1 = request.POST.get('subject')# 重新生成Student实例,Paper实例,Grade实例,名字和index中for的一致,可重复渲染
student= models.Student.objects.get(id=sid)
paper = models.Paper.objects.filter(major=student.major)
grade = models.Grade.objects.filter(sid=student.id)# 计算该门考试的学生成绩
question= models.Paper.objects.filter(subject=subject1).values("pid").values('pid__id','pid__answer','pid__score')mygrade=0#初始化一个成绩为0
for p in question:
qId=str(p['pid__id'])#int 转 string,通过pid找到题号
myans=request.POST.get(qId)#通过 qid 得到学生关于该题的作答
# print(myans)
okans=p['pid__answer']#得到正确答案
# print(okans)
if myans==okans:#判断学生作答与正确答案是否一致
mygrade+=p['pid__score']#若一致,得到该题的分数,累加mygrade变量#向Grade表中插入数据
models.Grade.objects.create(sid_id=sid,subject=subject1,grade=mygrade)
# print(mygrade)
# 重新渲染index.html模板
return render(request,'index.html',{'student':student,'paper':paper,'grade':grade})
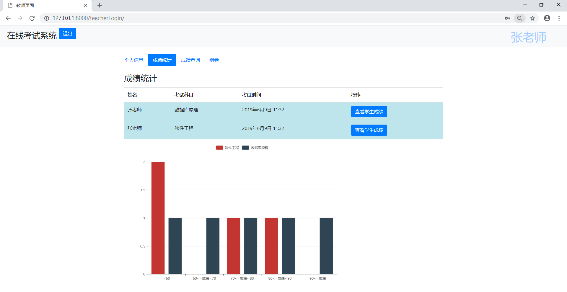
(9)使用百度e-charts可视化数据
教师查看学生成绩,可以统计各个分数段的人数

思路:
- 教师查看学生成绩,点击查看成绩按钮后,发送该科科目名称给后台
- 后台视图函数接收科目名,从grade表计算该科目各个分数段的人数,发送给前台模板渲染,并可视化
视图函数如下:
#教师查看成绩
def showGrade(request):
subject1=request.GET.get('subject')
grade=models.Grade.objects.filter(subject=subject1)data1 = models.Grade.objects.filter(subject=subject1, grade__lt=60).count()
data2 = models.Grade.objects.filter(subject=subject1, grade__gte=60, grade__lt=70).count()
data3 = models.Grade.objects.filter(subject=subject1, grade__gte=70, grade__lt=80).count()
data4 = models.Grade.objects.filter(subject=subject1, grade__gte=80, grade__lt=90).count()
data5 = models.Grade.objects.filter(subject=subject1, grade__gte=90).count()data = {'data1': data1, 'data2': data2, 'data3': data3, 'data4': data4, 'data5': data5}
return render(request,'showGrade.html',{'grade':grade,'data':data,'subject':subject1})
5.总结
第一次写博客,感觉还不错,希望和各位小伙伴讨论,源码自由下载,下次有时间会写作为一个初学者学习SSM框架及Qt开发的一些学习心得。
源码已上传至gitHub,去下载。https://github.com/HelloZzy23/examOnline
最后
以上就是炙热雪糕最近收集整理的关于Django框架实现在线考试系统(转)5.总结的全部内容,更多相关Django框架实现在线考试系统(转)5内容请搜索靠谱客的其他文章。
发表评论 取消回复