
功能介绍
1.BaseFunction :
a. 可查询磁盘smart信息
b. 可做数据保持测试
c. 可做数据校验测试
功能已全部实现
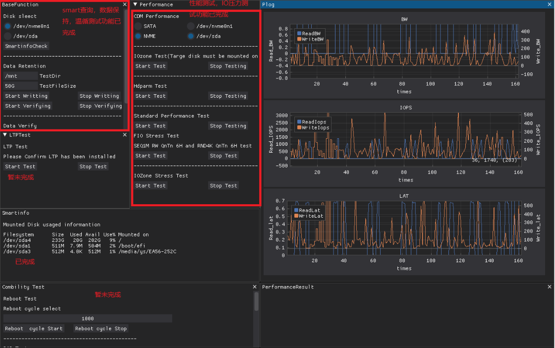
2.Performance :
a. 可做基础CDM性能测试
b. 可做IOzone 性能测试,hdparm磁盘读写性能测试
c. 可做长时间FIO压力测试,带数据校验
d. 可做长时间iozone 压力测试
e. 可做标准BW,LAT,IOPS 测试
f. 所有测试数据将会实时以绘图形式展现在Plog绘图区
测试时,将自动匹配磁盘接口类型支持的队列深度,进行测试。功能已全部实现
3.LTP 测试
LiuxTest Project测试
4.combillity 测试
- 可做S3 S4测试
- 可做Reboot测试
- 可做SPOR POR测试
未完待续。。。。。。
最后
以上就是孝顺仙人掌最近收集整理的关于Dearpygui制作Linux上SSD测试工具集合的全部内容,更多相关Dearpygui制作Linux上SSD测试工具集合内容请搜索靠谱客的其他文章。
本图文内容来源于网友提供,作为学习参考使用,或来自网络收集整理,版权属于原作者所有。
发表评论 取消回复