教你动手写网络协议栈系列文章
| 序号 | 内容 |
|---|---|
| 1 | 《教你动手写UDP协议栈-UDP协议栈格式》 |
| 2 | 《教你动手写UDP协议栈-DHCP报文解析》 |
| 3 | 《教你动手写UDP协议栈-OTA上位机》 |
| 4 | 《教你动手写UDP协议栈-DNS报文解析》 |
| 5 | 《教你动手写UDP协议栈-CoAP报文解析 》 |
| 6 | 《教你动手写网络协议栈-MQTT报文解析-实践 》 |
背景
-
MQTT(Message Queuing Telemetry Transport,消息队列遥测传输协议),是一种基于发布/订阅(publish/subscribe)模式的"轻量级"通讯协议,该协议构建于TCP/IP协议上,,由IBM在1999年发布。MQTT最大优点在于,可以以极少的代码和有限的带宽,为连接远程设备提供实时可靠的消息服务。作为一种低开销、低带宽占用的即时通讯协议,使其在物联网、小型设备、移动应用等方面有较广泛的应用。 --来源于网络
-
MQTT是一个基于客户端-服务器的消息发布/订阅传输协议。MQTT协议是轻量、简单、开放和易于实现的,这些特点使它适用范围非常广泛。在很多情况下,包括受限的环境中,如:机器与机器(M2M)通信和物联网(IoT)。其在,通过卫星链路通信传感器、偶尔拨号的医疗设备、智能家居、及一些小型化设备中已广泛使用。 --来源于网络

-
关于MQTT我分为2~3篇来描述,先从实践来描述。
MQTT服务器搭建
-
MQTT是一个基于客户端-服务器的消息发布/订阅传输协议,所以需要一个服务器,MQTT服务器可以选择开源平台--EMQx和ThingsBoard。这两个开源平台部署比较方便。本次的讲解主要基于EMQx开源平台。
-
EMQx官网资料--《https://www.emqx.cn/downloads#broker》,不同平台的下载安装步骤都提供了。

EMQx配置
-
EMQx需要进行简单的配置,比如设置MQTT client连接服务器时,需要的username、password等。
-
因为我的环境是在windows下,所以下面的配置都是基于windows下的,不过其他平台的大同小异。
-
配置username和password等参数
-
在解压的目录中打开:emqxetcpluginsemqx_auth_username.conf

-
从examples中可以看出,可以设置多个username和password
-
加密方式设置为plain(透传)
-
配置匿名登录
-
在解压的目录中打开:emqxetcemqx.conf

-
为true,即允许匿名登录,方便调试,如果设置成false,需要进行鉴权。
-
操作emqx broker:
// 启动EMQx Broker:
emqx start
// 停止EMQx Broker:
emqx stop
// 重启EMQx Broker:
emqx restart
-
更多的操作命令参考链接:https://docs.emqx.cn/broker/v4.3/getting-started/command-line.html
EMQx管理界面
-
EMQx中包含了一个Web server,当启动EMQx后,通过浏览器登录《服务器IP:18083》就能登录web server。
-
其中:默认用户名为 admin, 密码为 public

MQTT客户端搭建
-
服务器搭建好了,那么还需要一个MQTT客户端,为了快速学习,我们可以使用别人做好的MQTT客户端软件-- MQTT.fx。下载地址:http://www.jensd.de/apps/mqttfx/
-
下载完,根据提示安装即可。
启动一个MQTT客户端:
-
打开设置:

-
配置MQTT client:

-
连接服务器:

-
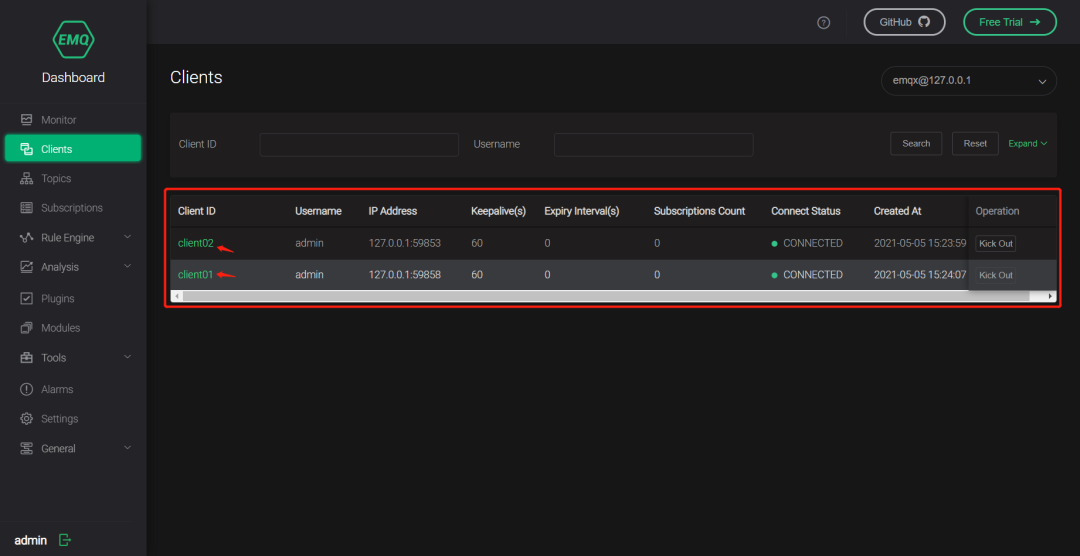
连接成功后,可以在EMQx web server上查看连接信息,如果信息跟客户端的一致,说明连接成功:

启动第二个MQTT客户端:
-
操作跟第一个客户端一致,启动完之后就可以在EMQx web server上查看连接信息:

实验
-
在上述中服务器和客户已经成功建立连接。
-
我们通过一个实验演示M2M的通信。
-
其中client01客户端,订阅一个topic,topic名称为rice:

-
可以通过EMQx web server查看订阅的topic

-
client02客户端,向topic:rice发布消息。

总结
-
通过EMQx搭建服务器和MQTT.fx客户端,我们很轻松的搭建好MQTT环境,这样我们很方面的学习MQTT。
-
MQTT协议是一个基于TCP的应用层协议。可以跟上一篇文章的CoAP协议进行对比学习。CoAP是基于UDP的。不过也有基于UDP的MQTT。
-
接下来将分析MQTT的协议的结构。敬请期待
学习更多资料及视频
DPDK 学习资料、教学视频和学习路线图 :https://space.bilibili.com/1600631218
Dpdk/网络协议栈/ vpp /OvS/DDos/NFV/虚拟化/高性能专家 上课地址: https://ke.qq.com/course/5066203?flowToken=1043799
DPDK开发学习资料、教学视频和学习路线图分享有需要的可以自行添加学习交流q 群909332607备注(XMG) 获取
原文链接:https://mp.weixin.qq.com/s/bcevs9Cssrf48EYMz-g1iw
最后
以上就是拼搏机器猫最近收集整理的关于教你动手写网络协议栈-MQTT报文解析-实践的全部内容,更多相关教你动手写网络协议栈-MQTT报文解析-实践内容请搜索靠谱客的其他文章。
发表评论 取消回复