基于Prometheus+Grafana搭建监控平台-(1)搭建基础环境,实现监控JVM
基于Prometheus+Grafana搭建监控平台-(2)实现监控elink服务器EIMServer
基于Prometheus+Grafana搭建监控平台-(3)实现监控ElasticSearch
基于Prometheus+Grafana搭建监控平台-(4)实现监控Tomcat服务
基于Prometheus+Grafana搭建监控平台-(5)实现监控Solr服务
基于Prometheus+Grafana搭建监控平台-(6)实现监控Mysql服务
基于Prometheus+Grafana搭建监控平台-(7)实现监控国产化Linux
基于Prometheus+Grafana搭建监控平台-(8)实现监控Windows服务
一、搭建基础环境
参照下面文章搭建Grafana+Prometheus基础监控环境 基于Prometheus+Grafana搭建监控平台-(1)搭建基础环境,实现监控JVM
https://blog.csdn.net/dyj095/article/details/126976959
二、配置EIMServer
- 下载收集ElasticSearch信息的代理程序Elasticsearch Exporter
Elasticsearch Exporter
https://github.com/prometheus-community/elasticsearch_exporter/releases
- 解压到目标目录

- 在命令模式下启动
elasticsearch_exporter.exe --es.uri=http://192.168.2.51:9200 --es.all## 参数说明:
es.uri ElasticSearch服务的地址es.all 查询集群中所有节点的统计信息,而不仅仅是我们连接到的节点
更多的参数请到Elasticsearch Exporter的开源地址查阅README.MD


-
在Premetheus配置文件添加监控目标
修改prometheus.yml配置文件,在配置文件中添加下面配置- job_name: "elasticsearch-2.51" static_configs: - targets: ["192.168.2.51:9114"]
- 重启Premetheus
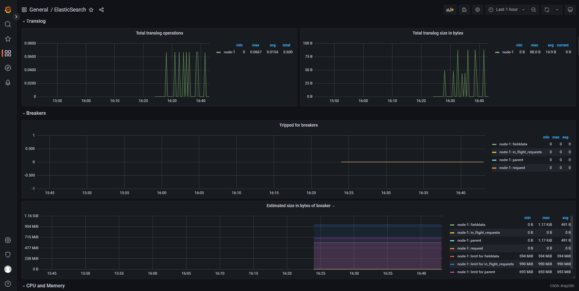
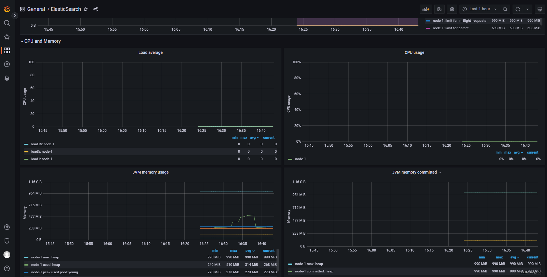
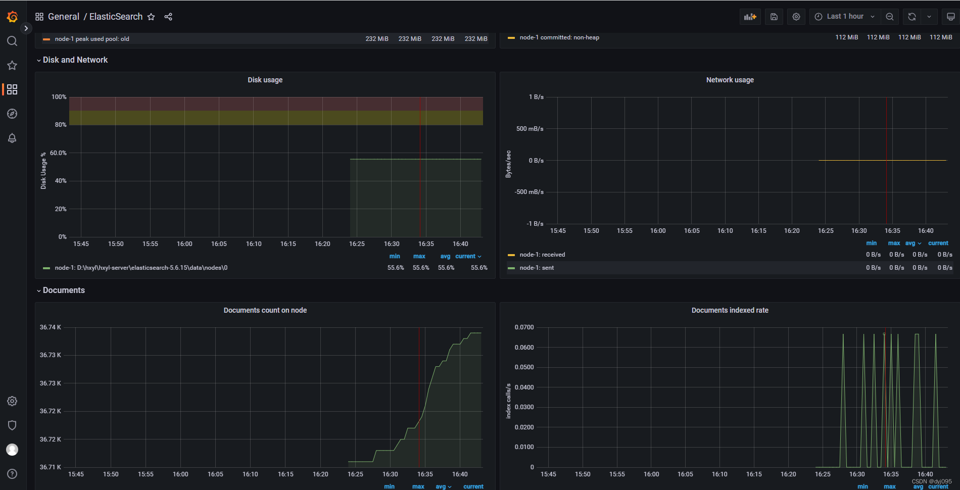
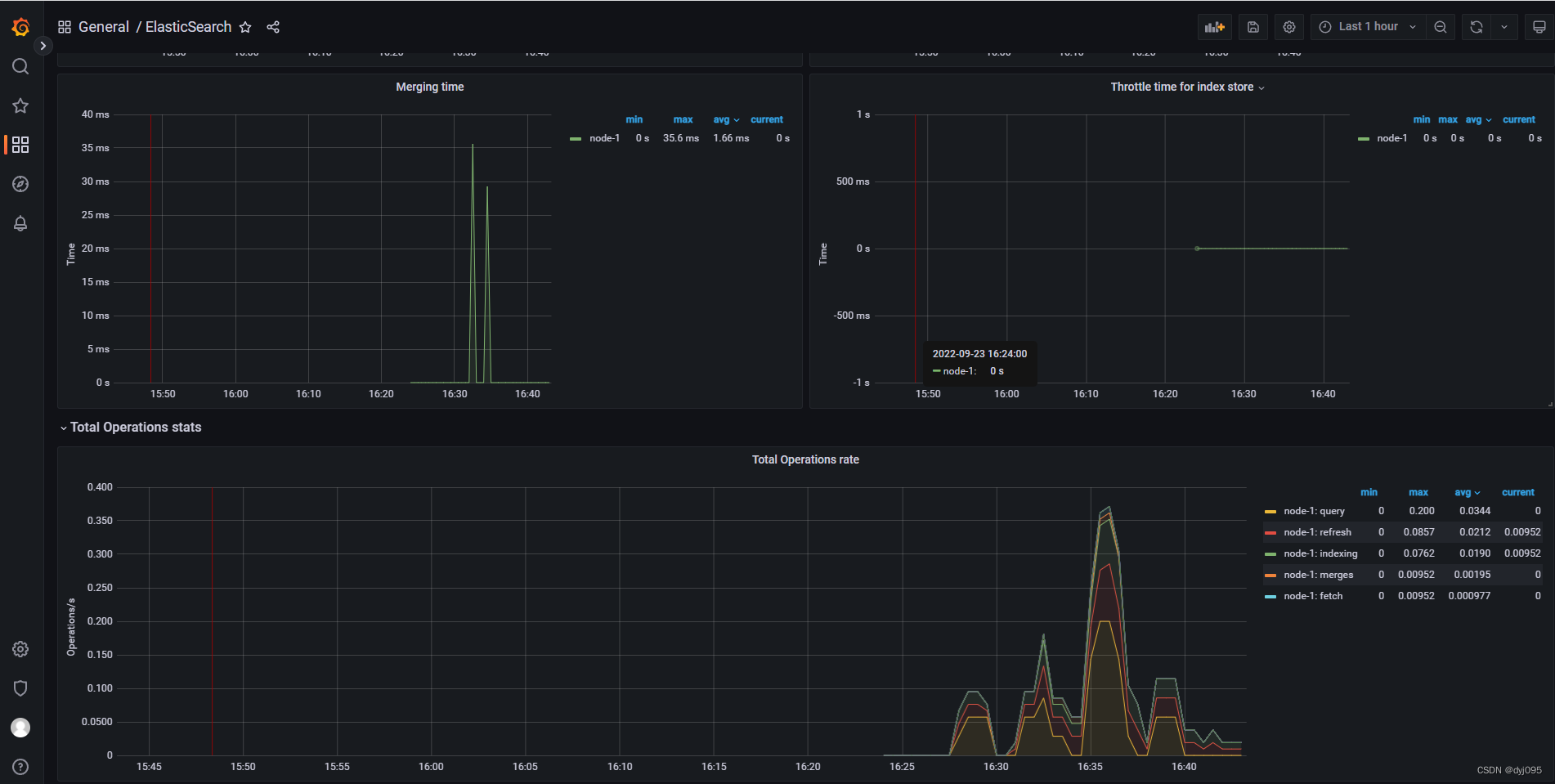
- 在Grafana中添加2322Dashboard模块











最后
以上就是舒适香菇最近收集整理的关于基于Prometheus+Grafana搭建监控平台-(3)实现监控ElasticSearch的全部内容,更多相关基于Prometheus+Grafana搭建监控平台-(3)实现监控ElasticSearch内容请搜索靠谱客的其他文章。
发表评论 取消回复