文章来源:https://c1n.cn/ojbYT
目录
学习目标
任务背景
任务要求
任务分析
Prometheus 实战
学习目标
如下:
能够安装 prometheus 服务器
能够通过安装 node_exporter 监控远程 linux
能够通过安装 mysqld_exporter 监控远程 mysql 数据库
能够安装 grafana
能够在 grafana 添加 prometheus 数据源
能够在 grafana 添加监控 cpu 负载的图形
能够在 grafana 图形显示 mysql 监控数据
能够通过 grafana+onealert 实现报警
任务背景
某某某公司是一家电商网站,由于公司的业务快速发展,公司要求对现有机器进行业务监控,责成运维部门来实施这个项目。
任务要求
如下:
部署监控服务器,实现 7x24 实时监控
针对公司的业务及研发部门设计监控系统,对监控项和触发器拿出合理意见
做好问题预警机制,对可能出现的问题要及时告警并形成严格的处理机制
做好监控告警系统,要求可以实现告警分级,一级报警:电话通知;二级报警:微信通知;三级报警:邮件通知
处理好公司服务器异地集中监控问题,K8S 内部使用的监控系统就是普罗米修斯
任务分析
为什么要监控?答:实时收集数据,通过报警及时发现问题,及时处理。数据为优化也可以提供依据。
监控四要素:
监控对象 [主机状态 服务 资源 页面,url]
用什么监控 [zabbix-server zabbix-agent] => 普罗米修斯监控
什么时间监控 [7x24 5x8]
报警给谁 [管理员]
Prometheus 实战
| Prometheus 概述
Prometheus(由 go 语言开发)是一套开源的监控&报警&时间序列数据库的组合。适合监控 docker 容器。因为 kubernetes 的流行带动了 prometheus 的发展。
https://prometheus.io/docs/introduction/overview/
| 时间序列数据
①什么是序列数据
时间序列数据(TimeSeries Data):按照时间顺序记录系统、设备状态变化的数据被称为时序数据。
应用的场景很多,如:
无人驾驶车辆运行中要记录的经度,纬度,速度,方向,旁边物体的距离等等。每时每刻都要将数据记录下来做分析。
某一个地区的各车辆的行驶轨迹数据
传统证券行业实时交易数据
实时运维监控数据等
②时间序列数据特点
性能好:关系型数据库对于大规模数据的处理性能糟糕。NOSQL 可以比较好的处理大规模数据,让依然比不上时间序列数据库。
存储成本低:高效的压缩算法,节省存储空间,有效降低 IO。
Prometheus 有着非常高效的时间序列数据存储方法,每个采样数据仅仅占用 3.5byte 左右空间,上百万条时间序列,30 秒间隔,保留 60 天,大概花了 200 多 G(来自官方数据)。
③Prometheus 的主要特征
如下:
多维度数据模型
灵活的查询语言
不依赖分布式存储,单个服务器节点是自主的
以 HTTP 方式,通过 pull 模型拉去时间序列数据
也可以通过中间网关支持 push 模型
通过服务发现或者静态配置,来发现目标服务对象
支持多种多样的图表和界面展示
④普罗米修斯架构原理
如下图:

| 实验环境准备

1️⃣静态 ip(要求能上外网)
2️⃣主机名

3️⃣时间同步(时间同步一定要确认一下)
4️⃣关闭防火墙,selinux

①安装 prometheus
从官网下载相应版本,安装到服务器上:
https://prometheus.io/download/
官网提供的是二进制版,解压就能用,不需要编译。

②Prometheus 界面
通过浏览器访问 http:// 服务器 IP:9090 就可以访问到 Prometheus 的主界面:

默认只监控了本机一台,点 Status→点 Targets→可以看到只监控了本机:

③主机数据展示
通过 http:// 服务器 IP:9090/metrics 可以查看到监控的数据:

在 web 主界面可以通过关键字查询监控项:

④监控远程 Linux 主机
在远程 linux 主机(被监控端 agent1)上安装 node_exporter 组件。
下载地址:
https://prometheus.io/download/

扩展:nohup 命令。如果把启动 node_exporter 的终端给关闭,那么进程也会随之关闭。nohup 命令会帮你解决这个问题。
通过浏览器访问 http:// 被监控端 IP:9100/metrics 就可以查看到 node_exporter 在被监控端收集的监控信息:

回到 Prometheus 服务器的配置文件里添加被监控机器的配置段:

回到 web 管理界面→点 Status→点 Targets→可以看到多了一台监控目标:

练习:加上本机 prometheus 的监控。答:在本机安装 node_exporter,也使用上面的方式监控起来。
⑤监控远程 MySQL
在被管理机 agent1 上安装 mysqld_exporter 组件:


回到 Prometheus 服务器的配置文件里添加被监控的 mariadb 的配置段:

回到 web 管理界面→点 Status→点 Targets→可以看到监控 mariadb 了:


| Grafana 可视化图形工具
①什么是 Grafana
Grafana 是一个开源的度量分析和可视化工具,可以通过将采集的数据分析,查询,然后进行可视化的展示,并能实现报警。

网址:
https://grafana.com/
②使用 Grafana 连接 Prometheus
在 grafana 服务器上安装 grafana,下载地址:
https://grafana.com/grafana/download

通过浏览器访问 http:// grafana 服务器 IP:3000 就到了登录界面,使用默认的 admin 用户,admin 密码就可以登陆了。

下面我们把 Prometheus 服务器收集的数据做为一个数据源添加到 grafana,让 grafana 可以得到 Prometheus 的数据。




然后为添加好的数据源做图形显示:




点击保存:

最后在 dashboard 可以查看到:

匹配条件显示:


③Grafana 图形显示 MySQL 监控数据
在 grafana 上修改配置文件,并下载安装 mysql 监控的 dashboard(包含相关 json 文件,这些 json 文件可以看作是开发人员开发的一个监控模板)。
参考网址:
https://github.com/percona/grafana-dashboards

在 grafana 图形界面导入相关 json 文件:


点 import 导入后,报 prometheus 数据源找不到,因为这些 json 文件里默认要找的就是叫 Prometheus 的数据源,但我们前面建立的数据源却是叫 prometheus_data(坑啊)。
那么请自行把原来的 prometheus_data 源改名为 Prometheus 即可(注意:第一个字母 P 是大写)。
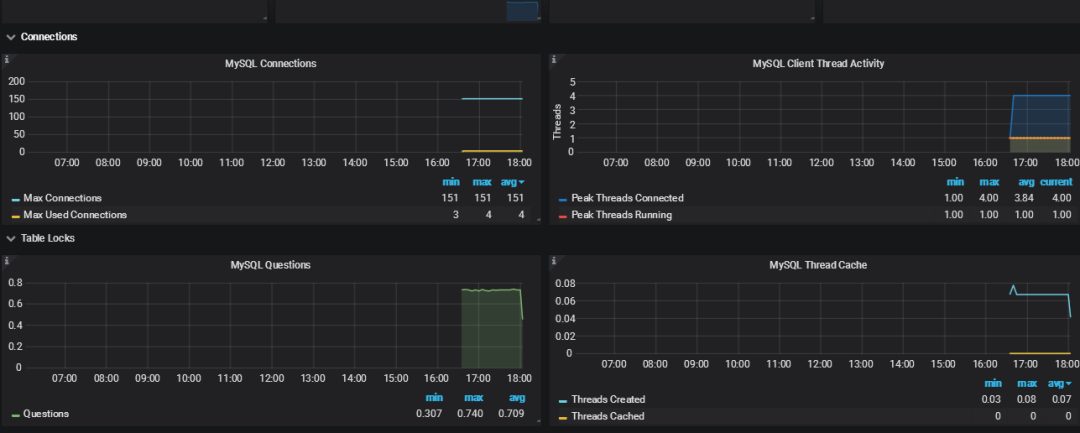
然后再回去刷新,就有数据了,如下图所示:

过段时间再看,就会有数据了,如下图所示:

④Grafana+onealert 报警
Prometheus 报警需要使用 alertmanager 这个组件,而且报警规则需要手动编写(对运维来说不友好)。所以我这里选用 grafana+onealert 报警。注意:实现报警前把所有机器时间同步再检查一遍。
先在 onealert 里添加 grafana 应用:


配置通知策略:

在 grafana 增加通知通道:



现在可以去设置一个报警来测试了(这里以我们前面加的 cpu 负载监控来做测试):




保存后就可以测试了,如果 agent1 上的 cpu 负载还没有到 0.5,你可以试试 0.1,或者运行一些程序把 agent1 负载调大。
最终能测试报警成功:

最终的邮件报警效果:

测试 MySQL 链接数报警:





⑤总结报警不成功的可能原因
如下:
各服务器之间时间不同步,这样时序数据会出问题,也会造成报警出问题
必须写通知内容,留空内容是不会发报警的
修改完报警配置后,记得要点右上角的保存
保存配置后,需要由 OK 状态变为 alerting 状态才会报警(也就是说,你配置保存后,就已经是 alerting 状态是不会报警的)
grafana 与 onealert 通信有问题
------------- END -------------
扫码免费获取600+页石杉老师原创精品文章汇总PDF


原创技术文章汇总


点个在看你最好看

最后
以上就是平淡灯泡最近收集整理的关于自从上了Prometheus,睡觉真香!的全部内容,更多相关自从上了Prometheus内容请搜索靠谱客的其他文章。
发表评论 取消回复