
亲爱的友盟+用户
你是否遇到过这样的问题:
1、花了不少预算在应用渠道的用户获取上,新增用户猛增但实际有效用户却寥寥无几。
2、上线了新的营销或促销活动,大量优惠、红包被羊毛党一抢而空,优质用户却没享受到相应权益。
3、金融类应用新注册用户申请更高的权益和信贷服务,却无从判断其信用及风险程度。
这些问题都是缺少对用户的真实识别能力导致,如何在当下预防并快速判断掺水流量、羊毛党等作弊行为,确保业务健康增长、避免不必要损失。
友盟+U-App移动统计分析上新反作弊能力模块:通过丰富的互联网行为风险因子评估能力,为开发者提供风险设备计算规模指标、渠道来源看板,回传单设备维度风险因子的OpenAPI(二期上线),帮助成长期的开发者快速观察应用是否被作弊流量侵占,减少因恶意行为造成的损失。
在应用层上,反作弊能力包括:
1、设备风险环境的识别
2、基于用户行为的风险识别
3、基于具体业务场景的风险识别
关于使用场景
U-App

1
通用行业-流量健康状况
对通用行业而言,排除处在风险环境下的活跃设备,可帮助开发者探查应用的真实用户规模。将处在风险环境的活跃设备识别为风险设备,通过分析活跃设备中风险设备的占比、风险设备来源的渠道,开发者可以判断应用内活跃设备的健康状况。
如果风险设备在总活跃设备中占比高,则代表应用当前存在较多疑似虚假流量,需要下钻风险设备的来源渠道及主要攻击事件,通过「正常设备数」更确信地掌握真实活跃量级。
如果风险标签较为集中,开发者可以反推现存的安全漏洞,有针对性地对高频作弊手段进行抵御。
2
营销活动羊毛党识别
开展线上营销活动是业务运营的常用手段。不仅限于电商行业,对新客发放优惠券、老客拉新返利、活动抽奖、做惊喜任务等,都是ToC业务里常见的通过让利促进用户活跃,以期获得更大收益的营销方式。铺天盖地的营销活动下有着巨大的利益空间,衍生出了大量羊毛党及专职的“作弊”团伙,通过各种作弊手段伪装成真实用户侵占活动预算,造成活动方损失。

营销活动开展时,如果不对羊毛党及作弊团伙加以观测和治理,活动方将有可能损失高额费用、真实营销效果达不到预期,产生大量垃圾账户/僵尸账户。
3
渠道流量质量监控
多渠道投放也是应用推广期快速抢占市场的常见方式,衡量各渠道获客质量的标准(如获客后的应用启动、注册,或其他具体行为)不统一,但这些标准都基于用户是“真实用户”,而非由模拟器等模拟的“假冒流量”。

如果渠道商联合作弊工作室,将虚假流量冒充优质渠道流量骗取投放费用,推广效果仅仅是数字上涨,没有实际效益,造成广告主损失。
4
普惠金融业务评估
对于普惠金融行业而言,App的安装使用、网站浏览、设备环境、网络环境等“互联网行为”也是重要的业务评估因子,对于没有个人信贷记录的用户,互联网行为为判断其是否存在欺诈风险提供了评判维度。
关于页面功能
U-App

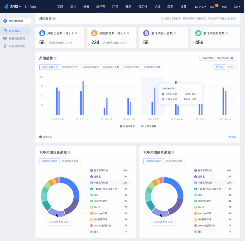
页面上新风险概览、设备风险趋势、设备风险明细三个看板,可以满足开发者对应用总体流量健康情况及渠道流量健康情况的观测。
1
风险概况
风险概览看板展示风险相关设备数、账号数、渠道来源等核心统计指标。

2
设备风险趋势
设备风险趋势看板展示周期内风险设备的规模、各风险标签命中的次数及次数占比,了解集中的风险原因。

并且通过这个看板,开发者可以明确当前应用主要被攻击的手段,采取相应的风控、加固措施。
3
风险设备明细
风险设备明细菜单实时展示近7天内最新的50条带有风险标签的日志,帮助开发者对风险设备进行细查,每条日志均会记录以下信息:
当次活跃状态:包含设备的可信ID(由真实设备指纹加密生成)、当次活跃时对应的友盟ID/IP/设备硬件信息/App版本等;
风险标签的命中状态:是否使用模拟器、是否使用WiFi代理等;
该设备的首次信息:集成反作弊插件后首次上报日志时的时间、渠道等;
近7日设备活跃信息:近7日该设备在风险状态下的活跃次数;

二期功能OpenAPI正在规划中,上线后将为开发者提供能获取单个设备每次访问时风险状态的接口,开发者可根据接口返回的状态实时判断在业务中对该设备的通过、拒绝、二次验证,适用于登录、领券等多种业务场景。
关于功能使用
U-App

如果您有观测作弊流量的需求,需要先集成反作弊插件,获取插件请在官网提交工单,会有客服同学帮助您集成安装。
以上是友盟+反作弊部分介绍,如要了解更详细的信息以及体验产品性能,可点击阅读全文,或到友盟+官网体验吧!
推荐阅读:
《U-App移动统计算力升级!支持跨应用、多事件的打包计算》
点击“阅读原文”了解友盟+
最后
以上就是冷静橘子最近收集整理的关于羊毛党、低价值渠道统统闪开!友盟+反作弊能力来喽~的全部内容,更多相关羊毛党、低价值渠道统统闪开内容请搜索靠谱客的其他文章。
发表评论 取消回复